Hallo, ich habe mir ein Oszi besorgt, weil ich eine fehlerhafte Platine einer Bedieneinheit eines alten V2000-Recorder habe. Sie ist definitiv kaputt. Ich konnte den Fehler durch Trial and Error so weit eingrenzen, dass eindeutig die Platine eine Macke hat. Ich gehe davon aus, dass irgendein Chip schlappgemacht hat, kann es aber natürlich nicht mit Gewissheit sagen. Elkos usw. habe ich bereits ausgetauscht, auch Kabel gecheckt. Meine erste Frage lautet: Welche DC-Eingangsspannung muss ich anlegen? Ich habe hier 2 Fotos aus dem Schaltplan beigefügt. Bitte nicht draufhauen. :) Jeder fängt mal klein an. Danke für Euer Verständnis. Gewisse Grundlagen sind aber durchaus vorhanden. Bin dankbar für Eure Hilfe!!! LG
Gunnar G. schrieb: Ich gehe davon aus, dass > Meine erste Frage lautet: Welche DC-Eingangsspannung muss ich anlegen? > Ich habe hier 2 Fotos aus dem Schaltplan beigefügt. Das sind Beides keine Schaltpläne. Auf dem linken sieht man die Bestückung einer Platine. Die rechte Abbildung zeigt ein Blockschaldbild. > Gewisse Grundlagen sind aber durchaus vorhanden. Dann müsstest Du z.B. sehen dass das Netzteil zig Spannungen liefert. Da irgendwo eine DC-Spannung anzulegen hilft überhaupt nichts. Gunnar G. schrieb: > Bitte nicht draufhauen. :) Jeder fängt mal klein an. Danke > für Euer Verständnis. Bin dankbar für Eure Hilfe!!! Bei dem Problem wird Dir vermutlich niemand aus der Ferne helfen können. Selbst erfahrene Elektroniker müssten sich da durchwurschteln. Wenn kein kompletter Schaltplan vorhanden ist ist es eh fast aussichtslos. Eigentlich müsste es ein Servicemanual geben in dem Messpunkte gekennzeichnet sind, und an denen man erkennt was da zu messen sein sollte. > Ich konnte den Fehler durch Trial and Error so weit eingrenzen, dass > eindeutig die Platine eine Macke hat. Dann hast Du scheinbar eine 2te funktionierende Platine. An der könnten zumindest Vergleichsmessungen gemacht werden, was es aber auch nicht unbedingt einfach macht. PS: Pläne usw. so posten dass man nicht den Kopf verdrehen muss. Die Fotos sollten auch scharf sein.
      Beitrag #7144824 wurde von einem Moderator gelöscht.
  
      
      
Hallo, danke für die Korrekturen. Nur so lernt man dazu. Ja, ich weiß, dass das nicht einfach wird. Nur möchte ich die Teile nicht einfach so wegwerfen. Ganz genau, ich verfüge noch über eine weitere funktionierende Platine. Damit klappts im selben Gerät. Es tut mir leid, dass die Pläne nicht in besserer Qualität vorliegen, aber man muss schon froh sein, überhaupt Service Manuals zu dem Gerät zu finden, da es immerhin schon 40 Jahre auf dem Buckel hat. Ich habe noch den Schaltplan (mit den Messpunkten) hinzugefügt, auch wenn es wahrscheinlich nicht viel weiterhelfen wird.
Zuerst die schlechte Nachricht: Gehe mal davon aus, dass die komplette Funktion des Prozessorsystems weder Du noch einer der hier anwesenden Experten nachvollziehen kann. Die gute Nachricht: Nach meiner Erfahrung fallen die Prozessoren äußerst selten aus - es sei denn sie wurden einmal durch eine überhöhte Betriebsspannung gekillt. Viel wahrscheinlicher ist der Ausfall einzelner Komponenten, Probleme mit Kontakten oder schlechte Lötstellen. Deine Chance sehe ich also eher darin, sämtliche Betriebsspannungen am defekten Board zu vergleichen mit dem intakten. Dazu braucht es kein Oszilloskop, ein DVM erfüllt voll den Zweck.
Hast Du die komplette Serviceanleitung? also auch die Seiten beginnend ab S31? Da würde schon einiges zur Funktion drinstehen.
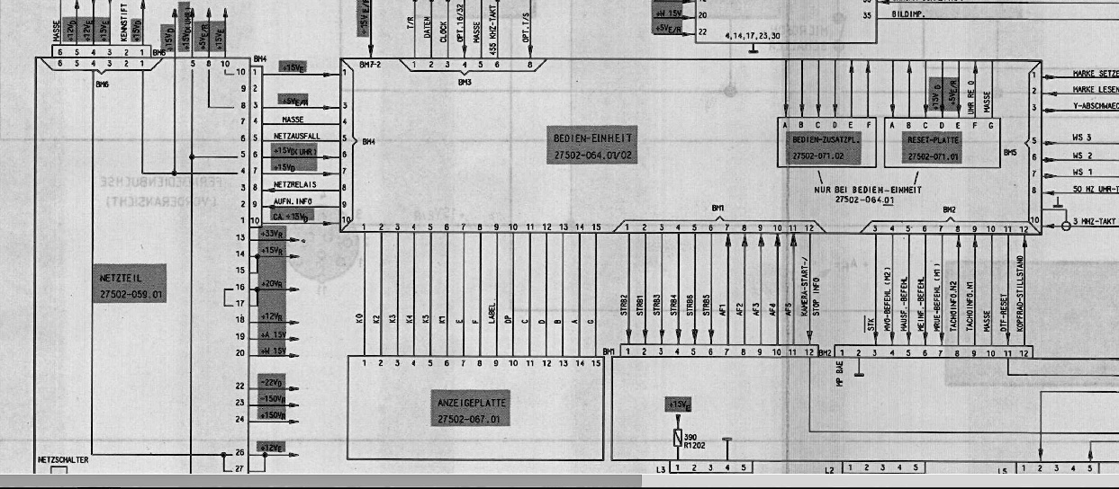
Gunnar G. schrieb: > Ich habe noch den Schaltplan (mit den Messpunkten) hinzugefügt, auch > wenn es wahrscheinlich nicht viel weiterhelfen wird. Hallo Gunnar, auch das ist nur ein Blockschaldbild, kein Schaltplan. https://www.mikrocontroller.net/attachment/565397/Schaltplan.png Das Einzige was man damit vielleicht anfangen kann ist mit einem DMM zu messen ob die aufgeführten Spannungen vorhanden sind.
      Beitrag #7145249 wurde von einem Moderator gelöscht.
  
      
      
Da hast Du natürlich recht, aber dies ist ein Schaltplan hier. :)
Mark S. schrieb: > Zuerst die schlechte Nachricht: Gehe mal davon aus, dass die > komplette > Funktion des Prozessorsystems weder Du noch einer der hier anwesenden > Experten nachvollziehen kann. Die gute Nachricht: Nach meiner Erfahrung > fallen die Prozessoren äußerst selten aus - es sei denn sie wurden > einmal durch eine überhöhte Betriebsspannung gekillt. Viel > wahrscheinlicher ist der Ausfall einzelner Komponenten, Probleme mit > Kontakten oder schlechte Lötstellen. Deine Chance sehe ich also eher > darin, sämtliche Betriebsspannungen am defekten Board zu vergleichen mit > dem intakten. Dazu braucht es kein Oszilloskop, ein DVM erfüllt voll den > Zweck. Probleme mit Kontakten bestehen nicht, kalte Lötstellen sind auch nicht vorhanden.
V2000 war ja damals ne exklusive Sache von Grundig und Philips. Bei Grundig wurde damals gesagt das wär ne Abkürzung für GRU e ND lich nachlöten I m G erät.
Gunnar G. schrieb: > Da hast Du natürlich recht, aber dies ist ein Schaltplan hier. :) Bis auf den großen Chip links sind es auf den ersten Blick Standard-ICs, 74er, 4000er. Der rechte große Chip ist ein Uhrenbaustein. Rechts neben ihm sitzen 2 Treiberbausteine für das Display und die LEDs. An den ICs kann man schon mit einem DMM bzw. Oszi messen. Mit dem DB zum jeweiligen Chip und etwas nachdenken könnte man vermutlich herausfinden ob die Chips ok sind, vorsichtig mit der Fingerkuppe oder auf der Fingeroberseite im Bereich über dem Fingernagel. Alternativ geht natürlich ein Thermometer, bevorzugt ein IR-Thermometer. Es sind viele Spannungen vorhanden die überprüft werden können. Das wäre, neben einer ausführlichen Sichtprüfung, einer meiner ersten Ansätze. Da Du über eine funktionierende Platine verfügst könntest Du an ihr zuerst messen, und Werte in das DB übertragen. Das betrifft auch Sreenshots, wenn mit einem Oszi gemessen wird. Was Du auch messen kannst ist ob eine der Tasten evtl. dauerhaft schließt. Kommt schon mal vor das ein(e) Taste(r) klebt. Ein weiterer Punkt den ich testen würde ist ob auf der Platine etwas spürbar warm bzw. sogar heiß wird. Hast Du auch einen Schaltplan vom Netzteil? Gibt es noch weitere Platinen mit Plänen dazu? Welches Fehlerbild zeigt sich eigentlich? Geht das Teil gar nicht mehr an, oder funktioniert nur etwas bestimmtes nicht?
Hallo Jörg, danke für Deine ausführliche Antwort. Ja, einen Schaltplan für das Netzteil habe ich, kann ich hier auch gerne hochladen, wenn das gewünscht wird. Folgendes Fehlerbild zeigt sich: Bei Anschluss des defekten Bedienteils leuchtet die CASS-Anzeige und die Kopfscheibe dreht sich ca. 15 Sek. lang, stoppt dann wieder und das Gerät schaltet sich aus. Sonst passiert gar nichts. Ich kann eine beliebige Taste drücken, es geht nichts, nur der Netzschalter funktioniert. Es liegt nicht an der Front mit der bedruckten Kunststofffolie, sondern die Platine muss einen Fehler haben. Dass es am Netzteil liegt, erscheint mir unlogisch, denn nur alleine durch den Austausch der Platine durch eine intakte funktioniert das Gerät wieder ganz normal.
Ich habe den Verdacht, dass die Ablaufsteuerung IC220 einen weg hat. Mal schauen, ob er sich bestätigt.
Gunnar G. schrieb: > Ich habe den Verdacht, dass die Ablaufsteuerung IC220 einen weg > hat. Mal schauen, ob er sich bestätigt. Wie willst Du das testen? Chip tauschen gegen den von der funktionierenden Platine? Das würde ich erstmal nicht machen. Wie ich bereits geschrieben habe sind einige Standard-ICs auf der Platine. Beitrag "Re: Platine Bedieneinheit mit Oszi durchmessen" Vielmehr kann man Dir aktuell nicht empfehlen.
Du könntest ja auch erst mal statisch alle Ein- und Ausgänge der Bedieneinheit von guter und defekter Platine vergleichen. Evtl. findet man da schon einen Hinweis aus welchem Block der Fehler kommt.
Ulf L. schrieb: > Du könntest ja auch erst mal statisch alle Ein- und Ausgänge der > Bedieneinheit von guter und defekter Platine vergleichen. Evtl. findet > man da schon einen Hinweis aus welchem Block der Fehler kommt. 👍👍👍 Jörg R. schrieb: > Dann hast Du scheinbar eine 2te funktionierende Platine. An der könnten > zumindest Vergleichsmessungen gemacht werden, was es aber auch nicht > unbedingt einfach macht.
Wenn man schon zwei gleiche Platinen hat die man vergleichen kann dann ist das der Moment wo ein Komponententester zur Hochform auflaeuft.... Olaf
Das wär eine Sache für ein 16 Kanal oder so MSO. Damit kannst du dann jede Menge Ausgänge gleichzeitig anschauen und sehen wann sich wo was verändert. Andrerseits, wenn du ein funktionierendes Gerät hast, verwende das, solangs tut, erst wenn das nicht mehr mag, kannst dich um das kaputte kümmern, vielleicht hat ja die Steuerplatine überlebt und die kannst du dann ins kaputte transplantieren.
Sag uns doch erstmal welcher Fehler auftritt und ob es ein Grundig oder Phillip ist. In meiner Zeit als Rft-Techniker waren die Grundig nicht zu reparien ( wir wollten oder konnten es nicht ) und bei den Phillips waren in 99,9 % die Kopf-Scheibe kaputt. HolgerR
Uli S. schrieb: > Das wär eine Sache für ein 16 Kanal oder so MSO. Für die ersten Messungen benötigt der TO keinen LA, und einen 16 Kanal im Oszi wird er vermutlich nicht haben. Wenn LA würde ich ihm auch zu einem der vielen preiswerten raten die es auf dem Markt gibt. @TO Auf der Platine sitzen einige Standard-ICs. 4538, 4075, 4081 usw. Das sind Monoflops, Oder-Gatter bzw. Und-Gatter. Dann sitzt da noch ein Dekoder, ein Schieberegister und Treiberbausteine. Die 4 Monoflops der 2 Stück 4538 sind von der Funktion her alle gleich verschaltet. Es sind retriggerbare Monoflops die über den B-Eingang des jeweiligen Gatters über die fallende Flanke getriggert werden. Die Zeitkonstante dafür erzeugt die zum Gatter gehörige RC-Kombi. Die Gatter (Und, Oder) lassen sich auch gut überprüfen. Ingesamt betrachtet kannst Du schon mit dem Oszi einige Messungen machen, Du musst dich halt nur mal rangeben. Und, wie nun schon mehrfach erwähnt, kannst Du Vergleichsmessungen machen. Das Schaltbild ist eigentlich sehr schön gezeichnet. Man sieht sogar bei den meisten Signalen in welche Richtung sie gehen, also ob es in ein IC geht, oder aus einem IC kommt.
Bitte melde dich an um einen Beitrag zu schreiben. Anmeldung ist kostenlos und dauert nur eine Minute.
  
  Bestehender Account
  
  
  
  Schon ein Account bei Google/GoogleMail? Keine Anmeldung erforderlich!
Mit Google-Account einloggen
Mit Google-Account einloggen
  Noch kein Account? Hier anmelden.








 Thread beobachten
 Thread beobachten Seitenaufteilung abschalten
 Seitenaufteilung abschalten