Es wird wärmer und die Pflanzen wollen regelmässig gegossen werden. Als Hilfe für Leute mit wenig Mess-Gefühl im Finger gibt es ja versichiedene Ansätze die Feuchtigkeit zu messen und dazu gibt es auch ellenlange Threads und Blogs. Messtechnisch gut ist die kapazitive Messung, ein sehr bekannter Senor hierfür ist ja der Giess-o-mat Sensor von D. Weisser (dessen Blog ist leider nicht mehr online). Der Sensor ist einfach aufgebaut, Kupferstreifen auf einer Platine sind die Sensorfläche die einen veränderlichen Kondensator bilden und dieser die Frequenz eines Oszillators verändert. Das funktioniert sehr gut, die Schwachstelle ist es den Sensor über lange Zeit dicht zu bekommen, die Diskussionen können in den Quellen im Anhang verfolgt werden. Die beste Lösung ist bisher ein Versiegeln mit PU Spray oder Lack oder 2K Epoxy. Mein Ansatz ist jetzt viel einfacher, kann am Küchentisch gebaut werden, ist sehr billig, liefert einen sehr guten Messeffekt und ist hoffentlich auch Langzeitstabil, denn das ist die einzige Erfahrung die ich damit noch nicht habe... Und wie gehts? Ganz einfach: Schneckenband laminieren. 'Schneckenband' ist selbstklebende Kupferfolie aus dem Baumarkt, soll um Töpfe und Beete geklebt werden als Barriere für Schnecken eben. Das ist tatsächlich richtige Kupferfolie mit 30-50 µm Stärke, lässt sich gut löten und bei Hornbach bekommt man eine Rolle mit 4,5 m Länge / 30 mm Breite für 3,95€. Dazu eine Packung Laminiertaschen für 10€, das reicht für gut 50 Sensoren wenn man die 125 mm x 10 mm gross macht wie die Giesomat Sensoren oder für mehr wenn man kürzere baut. Zum Test habe ich mal verschiedne Grössen gemacht, die funktionieren alle. Für 50 mm Sensorlänge habe ich eine kleine Tasche genommen, die gibts fertig als Kofferanhänger. Einen Laminator sollte man dafür auch haben. Mit dem Bügeleisen geht es vielleicht auch, der Laminator presst die Folien mit hohem Druck aneinander. Die spannende Frage ist nun wie lange diese Sensoren halten. Die Folie selbst ist PET, als Eigenschaft habe ich da 'witterungsbeständig' und 'nimmt sehr wenig Wasser auf' gefunden. Aber Wasserflaschen aus PET sind ja auch sehr dicht. Dann ist da noch die Klebeschicht der Folien. Die ist sehr dünn und ich habe die Taschen 4x durch den Laminator gezogen. Einen Sensor lasse ich jetzt mal im Wasser stehen und prüfe im Wochenrythmus ob sich der Trockenwert verändert. Wenn der 1-2 Jahre hält wäre das schon gut, zur Not müsste man die Sensorfolie dann tauschen. Mit der Oszillatorschaltung von D. Weisser habe ich bei dem kurzen Sensor bei 3,3 V Versorgung trocken ca. 750 kHz, im Wasser ca. 21 kHz. Die Folie hatte 2 x 75µ Stärke, gibts auch in 2 x 125µ oder dicker. Anschlusskabel ist dünner Fädeldraht, die Lötstellen habe ich noch mit dem Hammer flachgeklopft. Die Drähte sind nicht komplett dicht umschlossen, die Folie sollte also oben aus der Erde rausgucken. Form und Grösse kann man leicht variieren, das Kupferband bekommt man auch von anderen Herstellern in anderen Grössen. Links: https://www.hornbach.de/shop/Kupferband-Schnecken-Stop-FloraSelf-fuer-Toepfe-4-5-m/8705106/artikel.html Beitrag "Giess-o-mat mit AVR Version 2" http://www.n8chteule.de/zentris-blog/erdfeuchtemessung/sensoren-in-der-erdfeuchtebestimmung/
Noch einfacher ist ein bio-mechanisch-elektrischer Sensor. Was verbirgt sich dahinter? Nichts anderes als ein Tannenzapfen und eine Lichtschranke. Das System ist sehr ausfallsicher, da sich ein Ausfall in der Regel lange Zeit vorher ankündigt und an der Qualität der Meßwerte der Lichtschranke zu erkennen wäre.
Eben KEINEN Klarlack nicht benützen! Irgend ein Typ bietet fertige Sensoren an. (Hier im Forum) Warum nimmst du die nicht? Die würden funktionieren!
Die fertigen Sensoren sind bekannt, in dem verlinkten Thread hat der Fred ja auch viel geschrieben. Ich wollte aber einen kompakten Funksensor selber bauen, mit RFM69 Modul und kleinem µC drauf. Dabei dann gleich den Oszillator (Störsender mit relativ hohem Strombedarf) wegoptimieren. Eine Kapazitätsmessung habe ich gerade mit einem LPC824 auf dem Steckbrett hinbekommen. Den C-Sensor über 1MOhm über einen Portpin aufladen und die Zeit messen bis ein Schwellwert überschritten ist. Mit kleiner Lithium Batterie funkt der dann länger als die Pflanzen leben. Elektronik und Sensorfläche trenne ich dann und kann das WAF gerecht verstecken.
Also, ich finde die Idee von Johannes sehr gut!
Als Voraussetzungen für den Giesomat Sensor waren nie Funk gegeben. Im Gegenteil. Er soll sogar drahtgebunden funktionieren. Der Frequenzausgang wurde gewählt um vom System her so flexibel wie möglich zu sein. Jeder möchte sonst wieder ein eigenes digitales Protokoll oder analogen Ausgangspegel haben. Es gibt übrigends schon einige Nachbauten mit ESP und Funkanbindung. Übrigends: Mit Klarlack wird der Sensor binnen 14 Tage unbrauchbar. Apropos: Es nicht darum ob PET wasserdicht ist. Es geht darum, wieviele Wassermoleküle aufgenommen werden -> diffundieren!!! Das ändert die Eigenschaften des Dielektrikums für den Gebrauch als Sensor drastisch! Glaub mir: Habe mir damals bei der Entwicklung meiner Giesomat Sensoren schon ein wenig mitgedacht und auch lange daran getüfftelt bis eine langzeitstabile Lösung herausgekommen ist. Das war kein Schuss ins Blaue. Übrigends: Bei meinen Sensoren kann man den Elektronikteil vom Sensorteil abtrennt. DAFÜR sind die zwei Vias da. Kann jederzeit eine andere Elektronik an den Sensorteil dran :-D
Ich finde die Idee zum Nachbauen sehr geeignet - mal sehen, wie beständig die so ist. Aber wenn sie eine Saison hält - der Aufwand für das Wechseln 1x im Jahr ist minimal. Prima! Ralf schrieb: > Eben KEINEN Klarlack nicht benützen! Wo steht, dass dieser benutzt wird?
Johannes S. schrieb: > Die beste Lösung ist bisher > ein Versiegeln mit PU Spray oder Lack oder 2K Epoxy. Hier ;-) Wie gesagt: Lack geht nicht!!! Am meisten Zeit nimmt das "sich setzen" des Sensors in Anspruch (ca. 1 Monat). Daher sollte der Sensor schon länger als ein Monat im Einsatz sein. Nochmals: Lack geht gar nicht. Es hat sich sogar herausgestellt, das Plastikspray untauglich ist !!!
Fred R. schrieb: >> ein Versiegeln mit PU Spray oder Lack oder 2K Epoxy. > > Hier ;-) Wie gesagt: Lack geht nicht!!! danke, war vielleicht undeutlich ausgedrückt, das 'Lack' bezog sich hier auf das PU das es als Spray oder in flüssig gibt. Das Zeug ist nur sehr geruchsintensiv und sollte nicht unbedingt in der Küche verarbeitet werden. Laminieren ist einfacher und billiger. Fred R. schrieb: > Apropos: Es nicht darum ob PET wasserdicht ist. > Es geht darum, wieviele Wassermoleküle aufgenommen werden -> > diffundieren!!! > Das ändert die Eigenschaften des Dielektrikums für den Gebrauch als > Sensor drastisch! Das teste ich gerade, zu PET findet man 0,3 % Wasseraufnahme. Entweder das Wasser bleibt in feuchter Erde grösstenteils drin und als Offset im Messwert, oder es diffundiert wieder raus und wird zur Schwankung im Messwert. Aber auch bei PU liegt die Wasseraufnahme nicht bei 0. > Als Voraussetzungen für den Giesomat Sensor waren nie Funk gegeben. > Im Gegenteil. Er soll sogar drahtgebunden funktionieren. Bei Nutzpflanzen draussen stören die Kabel vielleicht weniger, bei Pflanzen auf der Fensterbank sieht das anders aus. Es gibt ja mittlerweile auch einen Lowcost Sensor mit BLE, das hat aber eine geringere Reichweite als die RFM 868 MHz Funkmodule. Fred R. schrieb: > Der Frequenzausgang wurde gewählt um vom System her so flexibel wie > möglich zu sein. naja, für einen RPi oder eine SPS ist die Frequenz zu hoch und man soll deine Frequenzteiler kaufen. > Jeder möchte sonst wieder ein eigenes digitales Protokoll oder analogen > Ausgangspegel haben. flexibler als ein µC sind ein paar TTL Gatter wohl kaum, höchstens etwas billiger. Der µC kann ein normiertes analoges oder digitales Signal bereitstellen, man kann einen I2C oder SPI Slave implementieren und so mehrere Sensoren als Bus verdrahten. Meine Funknodes schlafen mit ca. 1µA Ruhestrom und können sich selber wecken. Haben freie Eingänge für Temperatur (einfacher NTC analog eingelesen) oder Lichtsensoren. Der LPC den ich benutze hat 4 Analogkomparator Eingänge, da kann ich 4-Zonen Sensoren einlesen, 4 einzelne oder 2 x 2 Zonen. Die Sensorflächen werden mit der Schere ausgeschnitten und einlaminiert, das würde ich flexibel nennen. Der LPC824 kostet <2€, teurer als ein ATTiny, aber hat auch 32 kB Flash und 8 kB Ram, genug um auch ein SSD1306 mit Grafik anzusteuern. Man darf nur keine Angst vor SMD haben oder lässt das in Stückzahlen vom Chinesen bauen.
Johannes S. schrieb: > Bei Nutzpflanzen draussen stören die Kabel vielleicht weniger, bei > Pflanzen auf der Fensterbank sieht das anders aus. Das könnte man unter Umständen auch anders sehen: Mir persönlich wäre bei der Tomaten Paprika Chili - Reihe (jährlich zw. 20 und 50 Töpfe gesamt) auf der südlichen Terrasse eine Funkanbindung sehr genehm. Dort einen oder gar 2-3 Akkupacks witterungsgeschützt zu platzieren, wäre für mich weniger Aufwand, als durchgängig mit Kabeln zu arbeiten. Wäre eine schöne Idee (vor allem hindern mich bis jetzt die Kosten an einer Realisierung), doch einen Laminator habe ich auch noch nicht... :)
Johannes S. schrieb: > naja, für einen RPi oder eine SPS ist die Frequenz zu hoch und man soll > deine Frequenzteiler kaufen. Oder du erhöhst einfach den Rückkoppelwiderstand. Das mit der Isolierung wurde hier durchgekaut: https://forum-raspberrypi.de/forum/thread/23082-erdfeuchte-bewaesserung/ Da wurden weiss nicht mehr wieviele Isolierungen getestet! Ja, Der PU Lack ist ein ganz eine besondere Duftumgebung. Musst erstmal das Sicherheitsdatenblatt durchlesen :-D
nach 4 Tagen im Wasser sieht der Sensor immer noch gut aus. Im Wasser zeigt der Komponententester jetzt 138 pF an, Startwert 142 pF. Das ist plausibel, das Wasser im Glas verdunstet ja. Damit taugt das auch als Füllstandssensor. Wichtig ist der Wert bei trockenem Sensor, der hat sich nicht verändert, -4,2 pF. Negativ weil ich keinen Nullabgleich gemacht habe. Eine andere Folie liegt auf dem Tisch, am µC der die Zeit misst bis der Kondensator über 1 MOhm auf grösser 20/31 * VDD aufgeladen ist. In der Luft sind das 85 µs (durch Steckbrett und 30cm Kabel habe ich schon knapp 100 pF), auf dem Tisch 88 µs und mit Arm draufgelegt 250 µs. Als Mittelwert über 4 Messungen stehen die Wete +/- 1 µs stabil, die Messung mit dem Umweg über einen Oszillator ist also nicht nötig (wenn der µC einen Analogkomparator hat). blumi schrieb: > as könnte man unter Umständen auch anders sehen: Mir persönlich wäre > bei der Tomaten Paprika Chili - Reihe (jährlich zw. 20 und 50 Töpfe > gesamt) auf der südlichen Terrasse eine Funkanbindung sehr genehm. das war auch genau mein Einsatzgebiet, hatte auch 15 Töpfe mit Chilis draussen. Der Gefrierschrank ist noch voll, aber nächstes Jahr möchte ich wieder welche ziehen.
Noch ein Zwischenstand: Einen ersten Sensor habe ich Wasserglas getestet. Etwa täglich mit dem Komponententester die Anzeige protokolliert. Die Anzeige war ein paar Tage lang etwa -4 pF, negativ evtl. weil der Tester nicht abgeglichen war. Nach etwa 6 Tagen ist die Anzeige von Kapazität auf R mit ca. 5 Megaohm gewechselt. Am Sensor war kein Wassereindringen zu erkennen, aber ein dunkler Fleck auf dem Kupfer. Ich vermute da habe ich etwas Schweiss von meinen Fingern eingeschweisst, war ja sehr warm... Also beim Zusammenbau am Besten mit Handschuhen arbeiten. Ein zweiter Sensor ist jetzt seit dem 29.05.2018 im Wasser. Den habe ich an mein Funkmodul angeschlossen und messe direkt die Kapazität wie beschrieben. Diser Sensor ist vom Mittelwert her stabil. Sprünge in den Messdaten kommen daher das ich verdunstetes Wasser nachgefüllt habe. Dann sind Tag/Nacht Schwankungen drin, wahrscheinlich durch Temperatur. Der µC läuft mit RC Oszillator und nicht mit Quarz und daher ist die Messung Ladedauer des Sensors auch Temperaturabhängig. Dann ist noch viel Rauschen auf dem Signal das ich verbessern möchte. Jetzt nehme ich den Mittelwert aus vier Einzelmessungen, da eine Messung nur bis 250 µs dauert kann man da deutlich mehr Werte mitteln. Nach Kondensatorspannung ein könnte ich den µC noch per __WFI() lahmlegen um Störungen auf der Versorgung zu minimieren. Den Sensor lade ich jetzt über einen Portpin auf, besser ist vielleicht den Sensor über den Komparatorpin kurzzuschliessen und zum Messen über den 1 Megohm R aufzuladen. Das spart auch einen GPIO. Oder wie bekommt man die Messung eines kleinen C sonst besser hin? Zu den Charts: da steht noch Temperatur dran, das sind aber µS bis der C eine Schaltschwelle erreicht hat. Die beiden Diagramme gehören hintereinander, ich musste meinen RPi der die Daten sammelt aber zwischendurch mal neustarten.
noch ein Update, die verrauschten Messwerte lagen hauptsächlich an Softwarefehlern. Jetzt sind die Werte wesentlich stabiler. Ein Wert im Sensor wird aus 16 Einzelmessungen gemittelt. Ich habe erstmal nur 1 µs Auflösung eingestellt, die liefert mir der mbed Systemtakt. Das reicht aber schon für 1-2 mm Auflösung wenn man das als Füllstandssensor nimmt. Die Sensorfolie ist seit 3 Wochen im Wasser.
Habe jetzt mal einen Beitrag über die genaue Funktion des Sensors erstellt: http://www.hydrothyr.at/der-gies-o-shield-fuer-den-arduino/#Sensoren
Hallo Jojo, Mir gefällt deine Idee für die sensoren. Was nutzt du an schwingkreis? Auch das Gatter? Grüße
Martin schrieb: > Was nutzt du an schwingkreis? > Auch das Gatter? Hallo Fred, nein, ich brauche nur einen 1 Megaohm Widerstand über den der Sensor/Kondensator aufgeladen wird. Ein Schwingkreis mit den grossen Sensorflächen ist ein Störsender! Das haben schon mehrere Leute gemerkt als sie mehrere der Sensoren nebenander betreiben wollten, die beeinflussen sich dann nämlich gegenseitig. Auch der Strombedarf ist unnötig hoch, ich setze auf Batteriebetrieb um die Kabel zu vermeiden. Fred R. schrieb: > Habe jetzt mal einen Beitrag über die genaue Funktion des Sensors > erstellt: schön, nur unbrauchbar für meinen Ansatz. Ein Arduino Nano reicht als einfacher autarker Kontroller, der hat analoge Komparator Eingänge. Und ein Relaismodul um eine Pumpe einzuschalten kostet beim Chinesen 50 ct. incl. Versand. Bauanleitung gibts hier: Beitrag "fab-giess-o-mat mit Arduino nano" bzw http://wiki.fablab-karlsruhe.de/doku.php?id=projekte:2017:fab-giess-o-mat
Johannes S. schrieb: > Hallo Fred, > nein, ich brauche nur einen 1 Megaohm Widerstand über den der > Sensor/Kondensator aufgeladen wird. Ein Schwingkreis mit den grossen > Sensorflächen ist ein Störsender! Warum antwortest du mir? Habe mit der Frage nichts am Hut. Habe nur den Link rein, damit nicht ständig gefragt wird, WIE der Sensor funktioniert.
Johannes S. schrieb: > Das teste ich gerade, zu PET findet man 0,3 % Wasseraufnahme. Entweder > das Wasser bleibt in feuchter Erde grösstenteils drin und als Offset im > Messwert, oder es diffundiert wieder raus und wird zur Schwankung im > Messwert. Aber auch bei PU liegt die Wasseraufnahme nicht bei 0. Hallo Johannes, Was machen die Testergebnisse? Mein Sensor ist nun seit 4 Tagen am laufen, ich werde die Daten noch ein paar Tage weitersammeln. Aber ich habe schon wieder eine neue Idee. Dass Du den Sensor mit Funk anbinden willst, hatte ich zwar für mich zuerst mal ausgeschlossen, aber ganz ohne Kabel ist schon was wert. Hattest Du den ESP8525 mal in Erwägung gezogen? (Eventuell mit einem Attyni und RTC, wegen Comparator, der scheint zu fehlen, und um Strom zu sparen zu können) Mein Gedanke, dass ähnlich Deinem Laminieren, der Sensor aber samt Hirn und Energieversorgung auf einer Platine sitzt, die dann ganz komplett ohne rauskommende Kabel in einen entsprechend stabilen Vakuumbeutel (Siegelrandbeutel) vakuumiert und einschweisst wird. Die gibt es aus unterschiedlichen Materialien, oft PE/PA (ich denke kein Mischpolymer, sondern Schichtlagen, also OK) aber warum sollte reines PE nicht gehen? Dann ist eine Energieversorgung über Solarzellen und Pufferakku möglich, aber wohl teuer und aufwendig. Aber nur mit Batterie ist das auch kein Problem! Einfach Beutel aufschneiden, Batterie tauschen, in neuen Beutel einschweissen, das kostet fast nix. Vieleicht was für mich für nächsten Sommer..
Wolfgang R. schrieb: > Was machen die Testergebnisse? hatte das gerade in dem RaspPi Forum gepostet weil da der User Zentris ja schon seit Jahren testet und hier etwas verprellt wurde: https://forum-raspberrypi.de/forum/thread/23082-erdfeuchte-bewaesserung/?postID=339577#post339577 Ich hänge die Bilder aber hier auch nochmal ran. Der Sensor hängt seit ein paar Wochen im Glas mit Wasser und jetzt sind zwei Finger breit verdunstet. Es hat sich eine Ablagerung auf dem Glasrand und dem Sensor gebildet. Die ist meiner Meinung nach für den Effekt verantwortlich das die Sensorwerte stark schwankten, nach dem abwischen der Kalk/Salz Ablagerung sind die Werte wieder stabil. In der Erde habe ich das noch nicht getestet, da ist jetzt interessant ob das da auch passiert. Der Zentis benutzt die Ramser Sensoren nicht mehr und setzt auf die Xiaomi die langzeitstabiler sein sollen. Aber wenn die das gleiche Prinzip verwenden kann es nur an der anderen Sensorgeometrie liegen oder vielleicht haben die eine andere Beschichtung, darüber hatte ich nichts finden können. Ich finde das Ergebnis bisher jedenfalls nicht schlecht, der Sensor ist dicht und das war es was dieser Test erstmal zeigen sollte. Eine Funklösung mit dem ESP hatte der Zentris in dem RaspPi Forum auch schon gebaut, der ESP ist mir aber zu stromhungrig. Bzw ich hatte mein Funkmodul schon vor Jahren als Test für ein PIR+RFM gebaut. Das funktioniert mit ein paar Modifikationen aber wunderbar auch als Temp/Hum Sensor mit SHT31 oder als Klingelmelder. Ruhestrom ist ca. 1,3 µA mit selbst aufwecken, da kommt der ESP nicht ran. Auch der Peak beim Senden ist mit 40 mA moderat und funktioniert mit einer CR2032 oder einer 1/2 AA Lithium Zelle. Das Funkmodul packe ich noch auf Github, die SW muss ich noch etwas renovieren bzgl. Header mit Copyrights. Habe mich gerade nur mit dem Raspberry und NodeRed rumgeärgert, das war etwas zickig aber läuft jetzt. Für die Elektronik wollte ich ein kleines Gehäuse aus PETG 3D drucken und die Folie da in einen Schlitz mit Kontakten reinschieben, das sollte für den Einsatz im Garten dicht genug gegen Regenwasser sein. Wünsche weiterhin maximale Erfolge.
Eine Frage hätte ich noch... Wie groß ist die Kapazität der sensoren ungefähr?
in der Luft sind es wenige pf, komplett im Wasser geht das bis ca. 150 pF. Das ist natürlich stark von der Größe abhängig und dazu kommt noch die Kapazität der Anschlussleitung als Offset. Die Zuleitung fängt natürlich auch Störungen ein und die würde ich daher möglichst kurz machen, ein geschirmtes Audiokabel könnte aber vrmutlich auch einen Meter lang sein. Bei Auswertung mit dem analog Komparator erhält man mit R = 470k ... 1M Werte von 1 Tau im Bereich 0...150 µs. Das lässt sich mit einem µC gut auswerten.
Johannes S. schrieb: > Eine Funklösung mit dem ESP hatte der Zentris in dem RaspPi Forum auch > schon gebaut Hallo Johannes, stimmt, ich habe heut vormittag doch mal den ganzen Tread dort durchgelesen. Uff. Die Idee mit Einschweissen in einen Vakuumbeutel hatte Zentris ziemlich am Anfang auch gehabt - leider hat das dort keiner weiterverfolgt. Johannes S. schrieb: > Der Zentis benutzt die Ramser Sensoren nicht > mehr und setzt auf die Xiaomi die langzeitstabiler sein sollen Keiner hat dort (wie Du und ich) die Kapazität gemessen, es wurde mit den selber beschichtetetn Sensoren doch immer nur die Frequenz eines eingebauten Schwingkreises ermittelt. Mit all seinen Nachteilen (wie der Xiaomi misst, weiss keiner). Sehe ich das richtig? Johannes S. schrieb: > Die ist meiner Meinung nach für den > Effekt verantwortlich das die Sensorwerte stark schwankten, nach dem > abwischen der Kalk/Salz Ablagerung sind die Werte wieder stabil. Sehe ich genauso. Leider hab ich bei meinem Sensor jetzt doch starkes Rauschen, nicht so schön glatt wie bei Dir nach Abwischen, seit ich ihn ins Wasser gehängt habe. Die ersten Tage hatte ich ihn nur in ein verschlossenes Einmachglas mit etwas Wasser drin, Messung Luft 100% relF (steht auf dem Balkon, Sonne ab 15:00), da wars ok. Ich vermute, vieleicht reicht meine Entladezeit im Code nicht aus, wenn die Kapazität so hoch ist. Hmm.
Wolfgang R. schrieb: > Mit all seinen Nachteilen (wie der > Xiaomi misst, weiss keiner). Sehe ich das richtig? Der Xiaomi misst Erdfeuchte (auch kapazitiv?) und Leitwert (mit den verchromten Knöpfen). Und der scheint eine gute Beschichtung zu haben, mehr weiß ich auch nicht. Der RC Schwingkreis mit dem HC14 ist auch Temperaturabhängig, was die Schaltung über einen Temperaturbereich von +/- 10°K macht wurde soweit ich weiss auch nichts gemessen. > Ich vermute, > vieleicht reicht meine Entladezeit im Code nicht aus, wenn die Kapazität > so hoch ist. Hmm. du entlädst doch über einen niederohmigen R, das geht sehr fix. Ich lade und entlade über den 1M R, da muss ich länger warten (habe jetzt 2 ms im Code). Den Wassertest habe ich jetzt beendet und mal zwei Sensoren eingegraben. Dafür habe ich neue gemacht, zwei Flächen mit je 100 x 30 mm². Diese dann im Abstand von einmal etwa 5 cm und einmal 10 cm parallel versenkt, also wie ein richtiger Plattenkondensator. Die Erde war etwas feucht und der Wert war bei 190. Dann 150 ml Wasser dazwichen gegossen und der Wert ging um +15 auf 205 hoch, war auch ein Zeit stabil. Dann war ich einen Moment weg und der Wert war danach auf einmal bei 222. Da hatte mein Sohn gerade die Pflanzen auf dem Balkon gegossen :-) Der andere Sensor zeigt in feuchter Erde einen ähnlichen Wert von 194. Mein einfaches Logging mit Javascript kann aber erstmal nur einen Wert aufzeichnen, das muss ich noch erweitern.
Johannes S. schrieb: > du entlädst doch über einen niederohmigen R, das geht sehr fix. Ich lade > und entlade über den 1M R, da muss ich länger warten (habe jetzt 2 ms im > Code). Na dann ist was anderes die Ursache. Bei mir 100R und 50ms.
So unruhig sehen die Werte aber nicht aus. Du hast eine höhere Auflösung als ich, ich lese einen Sytemtimer mit 1us Auflösung aus.
Johannes S. schrieb: > So unruhig sehen die Werte aber nicht aus. Die Werte liegen zwischen 199 und 224, das sind 12,5% Schwankung. Der Sensor hängt ganz ruhig im verschlossenen Einmachglas mit Sensorfläche zu 95% eingetaucht. Temperaturbeeinflussung sehe ich nicht. Das finde ich so nicht zufriedenstellend.
nein, bei mir nicht (an den PE Folien). Bei beschichteten Sachen könnte schon etwas ausgasen wenn es nicht 100% ausgetrocknet ist.
Karl schrieb: > Bilden sich Gasblasen an der Folie? Ich weiss jetzt nicht, wen Du angesprochen hast. Aber bei mir sind viele Gasblasen am Sensor gewesen. Das könnte sogar Ursache für meine Schwankungen sein. Johannes S. schrieb: > Wünsche weiterhin maximale Erfolge. Ein positives Zwischenergebnis von mir: ich hab den Sensor aus dem Wasser genommen, die Messwerte sind sofort auf 41 runter, also den Wert vor dem Wässern. Eine Wasseraufnahme scheint also nicht in relevanter Größenordnung stattzufinden (Beschichtung 2 x 220g/qm Glas in Epoxydharz). Jetzt steckt auch meiner im Topf, und oha, die Werte sind noch höher als die Sensor komplett im Wasser, wie geht das denn? Na ja, jetzt messe ich erstmal weiter.
Über die Beschichtung haben Zentris und Ich schon tausendmal geschrieben. Epoxyd und PU gehen super. Wie gesagt: Opoxyd habe ich persönlich nicht getestet. PU ist lanzzeitstabil. Hatte bis noch keine Beanstandungen. Mein Eigenen funktionieren auch noch immer (Seit 2014!!!). @Wolfgang R. Was meist du mit Glas? Hast du Glas mit Epoxyd Harz auf die Platinen geklebt? Wurde im RPI Forum positiv getestet,aber wegen der Bruchgefahr verworfen. Ja. Zentris ist in diesem Forum gleich beliebt wie ich :-)
Fred R. schrieb: > Über die Beschichtung haben Zentris und Ich schon tausendmal > geschrieben. Ich hab mir wie gesagt den thread von Zentris im Rapi-forum gestern von Anfang bis Ende durchgelesen, so viel wurde da mit Epoxyd gar nicht getestet. Außerdem schriebst Du an anderer Stelle, es käme darauf an, EP-Harz sei nicht EP-Harz (was komplett richtig ist). Deshalb und wegen in anderen Quellen angegebenen Wasseraufnahmen über 1% war ich etwas unsicher und gespannt. Fred R. schrieb: > Mein Eigenen funktionieren auch noch immer (Seit 2014!!!). So eine Erfahrungsbasis kann ich natürlich noch nicht vorweisen, mein Sensor ist ja gerade mal eine Woche alt, Fred R. schrieb: > Was meist du mit Glas? > Hast du Glas mit Epoxyd Harz auf die Platinen geklebt? Nein, Glasgewebe Leinwand mit einem Flächengewicht von 220g/qm in zwei Schichten mit Epoxydharz, ergibt ca 0,5mm Dicke. Fred R. schrieb: > Wurde im RPI Forum positiv getestet,aber wegen der Bruchgefahr > verworfen. Echt? Hab ich was überlesen oder in einem anderen Thread als der von Zentris?
Fred R. schrieb: > Ja. Zentris ist in diesem Forum gleich beliebt wie ich :-) nein, du hast dich unbeliebt gemacht weil du ständig unter verschiedenen Namen im gleichen Thread schreibst um Werbung für deinen Shop unterzubringen. Bei Zentris/ Ralf W. war das Löschen leider eher ein Kollateralschaden beim Aufräumen. Mein Sensor misst seit gestern in einem Topf mit Bittergurke auf dem Balkon. Nach dem Giessen gestern klettert der Wert immer noch, d.h. mit dem Verteilen der Feuchtigkeit bildet sich erstmal ein besserer Kondensator. Der Sprung um ca. 9:00 kommt daher das ich mit dem Finger 2 cm tief in die Erde gefühlt habe, sieht sehr empfindlich aus der Sensor.
Würden die Moderatoren meine !fixe! IP Adresse beobachten, wüsten sie, wenn ich einen anderen Namen verwenden würde. VPN fange ich mir erst gar nicht an. Um beim Thema zu bleiben: Es wurde einmal ein Sensor gebaut (nicht der "kalorische Sensor"!), der dann in einm Laborglas vergossen wurde. War aber zu unempfindlich. Habe auch einen mit zwei Glasplattten, welcher seitlich mit Standardsilikon abgedichtet wurde. Trat aber zuviel Feuchtigkeit ein, war zu teuer und zu empfindlich (Glasbruch).
Johannes S. schrieb: > sieht sehr empfindlich aus der Sensor. Hmm, kannst Du das reproduzieren, also wiederholen? Und vieleicht mal zwei Finger oder was anderes reinstecken? Also empfindliche Dinger sind das was wir da bauen auf jeden Fall, fragt sich nur, empfindlich auf was?! Hintergrund: Seit mein Sensor im Topf steckt (11:00), zeigt er einerseits höhere Werte als komplett unter Wasser, andererseits sehr starkes Rauschen. Den Grund für das Rauschen habe ich gefunden - ein Steckernetzteil (für was anderes) in 30cm Enfernung. Nach dessen Deaktivierung (14:00) ist der Verlauf deutlich ruhiger, aber es bleibt ein ungutes Gefühl wegen möglicher weitere Störsignale. Hab keine Idee, wie dem begegnen, ich kann ja keinen faradayschen Käfig um meine Tomaten bauen. Der Grund für die hohen Werte ist mir auch noch schleierhaft. Es bleibt spannend. Fred R. schrieb: > Um beim Thema zu bleiben: > Es wurde einmal ein Sensor gebaut (nicht der "kalorische Sensor"!), der > dann in einm Laborglas vergossen wurde. > War aber zu unempfindlich. > Habe auch einen mit zwei Glasplattten, welcher seitlich mit > Standardsilikon abgedichtet wurde. > Trat aber zuviel Feuchtigkeit ein, war zu teuer und zu empfindlich > (Glasbruch). Eben, keiner hat in dem Thread Epoxyd benutzt, um Deine Sensoren zu versiegeln, und keiner hat Epoxyd benutzt, um Glasplatten auf einen Sensor zu kleben.
Fred R. schrieb: > Über die Beschichtung haben Zentris und Ich schon tausendmal > geschrieben. Es gibt ja auch tausend verschiedene Epoxys. Solange Du keine konkreten Typen nennst, ist das nur Marketinggeschwafel um Deinen eigenen Kram zu promoten. Da musst Du Dir schon vorwerfen lassen, dass das nervt. > Epoxyd und PU gehen super. Und nehmen beide definitiv Wasser auf. Wie die meisten Kunststoff, da ist immer genug Platz zwischen den langkettigen Molekülen, damit Wasser eindiffundieren kann. Ausnahmen sind stark hydrophobe Kunststoffe wie PTFE, PET... Und das Problem der sich ablösenden Erde bei Trocknung ignorierst Du auch geflissentlich.
Karl schrieb: > Solange Du keine konkreten > Typen nennst Hallo Karl, bedingt hast Du recht, so trifft es auch auf mich zu. Also ich habe verwendet: - Harz und Härter HP-E25KL-4000 von HP-Textiles - Glasgewebe 220g/qm Bindung Leinwand, Silan-Schlichte - Abreissgewebe PA Köper 90g/qm (entfernt, eigentlich wollte ich noch Lackieren, ist wegen Ungeduld aber zurückgestellt worden) - Aushärtung unter Druck, um einen möglichst hohes Verhältnis Glas/Harz zu erreichen, mehr als 60/40 Gewicht ist aber eher unwarscheinlich - Nachhärtung im Ofen bei 70°C 3h Dicke >= 0,5mm Ansonsten finde ich ohne Partei ergreifen zu wollen das fred_ram bashing manchmal anstrengend, weil es den Fokus vom eigentlichen lenkt. Karl schrieb: > Und das Problem der sich ablösenden Erde bei Trocknung ignorierst Du > auch geflissentlich. Ein Sensor ist mit einer dicken Auflage gegen Abreissen relativ immun, so lange die Dicke der Auflage in der Größenordnung der Ablösespalte oder darüber bleibt und die Dielektrizitätzkonstante der Auflage im Verhältnis zu Luft dieser deutlich näher ist als die zu feuchter Erde. Richtig? Ich habe heute mit meinem Sensor einige Male herumgestochert, die Werte (sollten linear zur Kapazität sein) sind durch die dicke Auflage immer sehr ähnlich. In der Erde zwischen 250 und 350 (auch wenn ich der Erde die Leiterplattenrückseite zukehre und zwischen Vorderseite und Kübelrand eine Luftspalt bleibt) und im Gegensatz an der Luft 40-50. Zum Vergleich: noch vor der Beschichtung in die Hand genommen hatte ich Werte bis 2000. Grüße wo
Wolfgang R. schrieb: > Der Grund für > die hohen Werte ist mir auch noch schleierhaft. Vermutlich die höhere Leitfähigkeit des feuchten Bodens gegenüber klarem Wasser. Teste mal mit etwas Salz im Wasser.
Jobst Q. schrieb: > Teste mal mit etwas Salz im Wasser. Ehrlich gesagt will ich nicht ohne Grund wieder mit Wassertests anfangen, ist denn die Dielektrizitätseigenschaft (wir messen kapazitiv, nicht resistiv) von (mäßig) salzigem Wasser wesentlich anders? Kann ich mir nicht vorstellen. wo
Meine aktuelle Idee ist es mit dem Mpr121 zu versuchen. Mit diesem lassen sich ja auch bis zu 12 Kapazitäten per i2c messen.... Ich schau gleich mal das ich code zusammen bekomme....
ich habe gerade mal 2 TL Salz in 0,2L Wasser gegeben, das hat den Sensor nicht beeindruckt, der Wert von 179..180 hat sich keinen Ticken verändert. Was aber einen deutlichen Einfluss haben dürfte ist die Temperatur der feuchten Erde: Wasser 88 (0°C) Wasser 81,1 (18°C) Wasser 73,4 (40°C) (aus https://www.spektrum.de/lexikon/physik/dielektrizitaetskonstante/3040) Also zumindest bei grossen Schwankungen draussen. In meinem Diagramm das ich zuletzt gepostet hatte geht es mit gleicher Steigung rauf, 263. Irgendwann muss ja mal der Wendepunkt kommen wenn es trockener wird. Wolfgang R. schrieb: > In der Erde zwischen 250 und 350 (auch wenn ich der Erde > die Leiterplattenrückseite zukehre und zwischen Vorderseite und > Kübelrand eine Luftspalt bleibt) und im Gegensatz an der Luft 40-50. Zum > Vergleich: noch vor der Beschichtung in die Hand genommen hatte ich > Werte bis 2000. Meine Beobachtung war ja das die Empfindlichkeit bei den beiden Platten nebeneinander direkt an der Oberfläche am größten ist. Wie bei den Tests mit dem Weisser Sensor die ja auch im RaspPi Forum zu sehen sind. Die Rückseite mit FR4 als Isolator macht das Epsilon sehr klein und von dieser Seite ist der Sensor unempfindlich. Wenn ich meine Folie aus dem Wasser ziehe und da noch dünner Wasserfilm drauf ist bleibt der Wert auch hoch und geht erst nach trockenwischen runter.
Martin schrieb: > Meine aktuelle Idee ist es mit dem Mpr121 zu versuchen. könnte auch gehen, aber je nach µC bekommt man ja 1..4 Sensoren direkt dran. Mehr macht für mich keinen Sinn, dann werden die Kabel lang und störanfällig. Aber vielleicht hat der IC ja bessere Filter drin.
Wolfgang R. schrieb: > Jobst Q. schrieb: >> Teste mal mit etwas Salz im Wasser. > > Ehrlich gesagt will ich nicht ohne Grund wieder mit Wassertests > anfangen, ist denn die Dielektrizitätseigenschaft (wir messen kapazitiv, > nicht resistiv) von (mäßig) salzigem Wasser wesentlich anders? Kann ich > mir nicht vorstellen. > > wo Die Kapazität ist anders, wenn die Eigenschaften hinter dem Dielektrikum anders sind. Es ändert sich sozusagen die Form. Stell dir den Unterschied vor, wenn dahinter ein Blech ist oder eine Kunststoffplatte. Beim Blech wäre es eine Serienschaltung zweier Kondensatoren mit jeweils geringem Abstand. Sonst wäre es ein weiter Weg für das elektrische Feld durch das Wasser, das wirkt wie ein großer Abstand der Platten. Das Wasser hat eine hohe Dielektrizität, mit einer Kunststoffplatte (niedrige Dielektrizität) wäre die Kapazität noch kleiner.
hier sind zwei Videos von meinem Test mit µC und Ausgabe auf Oled Display. In der obersten Zeile werden der Mittelwert, StdDev und Range von einem Messzyklus á 128 Werte angezeigt. Im ersten sieht man die 50 Hz Störung wenn ich als Antenne an den Sensor komme, im zweiten der Salztest. Da ändert sich der Wert etwas, das ist aber eine normale Streuung wenn ich etwas am Aufbau wackele oder dem Glas näher komme. https://youtu.be/2aIS2tJxsAA https://youtu.be/R4Tl2obHqjo
Es existieren hier offenbar etwas falsche Vorstellungen, was gemessen wird. Beim Eintauchen in Wasser ist die gemessen Kapazität die der Elektroden zum Wasser. Es gibt zwei Kondensatoren mit der Isolierschicht als Dielektrikum, die vom Wasser verbunden werden. Daher spielt auch der Abstand der Elektroden keine Rolle, einzig die Eintauchtiefe entscheidet über die gemessene Kapazität. Und eine Änderung des Dielektrikums durch eindiffundierendes Wasser (er 80 vs. er 1..2). Der Leitwert ist auch bei ungesalzenem Leitungswasser ausreichend hoch, so dass der kapazitive Anteil überwiegt. Es erfolgt eine wirkliche Kapazitätsmessung. Bei Erde kommt zur Kapazität der Elektroden ein erheblicher Widerstand dazu. Daraus ergibt sich ein komplexer Leitwert mit kapazitivem und ohmschen Anteil. Die scheinbare Kapazitätsänderung ist erstmal eine Änderung des komplexen Leitwertes. Wenn allerdings weitere Dreckeffekte dazukommen wie teilweise Luftspalten zwischen Elektrode und Erde, also verringerte Kondensatorfläche, ändert sich auch der kapazitive Anteil. Um sowohl kapazitiven als auch ohmschen Anteil bestimmen zu können, muss man bei fester Frequenz den Widerstand und die Phasenverschiebung ermitteln. Ein Aufwand, den sich die üblichen Sensoren schenken. Aus denen bekommt man nur einen Summenwert, der dann als Kapazität interpretiert wird.
Karl schrieb: > Es gibt ja auch tausend verschiedene Epoxys. Solange Du keine konkreten > Typen nennst, ist das nur Marketinggeschwafel um Deinen eigenen Kram zu > promoten. Da musst Du Dir schon vorwerfen lassen, dass das nervt. Persönlich habe ich folgendes probiert: Mühlmeier Avanti 900 Epoxidharz Avanti 901 Epoxidhärter Habe extra eine Rechnung aus der buchhaltung rausgesucht. >> Epoxyd und PU gehen super. > > Und nehmen beide definitiv Wasser auf. Wie die meisten Kunststoff, da > ist immer genug Platz zwischen den langkettigen Molekülen, damit Wasser > eindiffundieren kann. > > Ausnahmen sind stark hydrophobe Kunststoffe wie PTFE, PET... Funktionieren seit Jahren! Wieviel Wasser die jetzt gezogen haben, kann ich nicht sagen. Empfindlichkeit scheint nicht beiinflusst worden zu sein. Habe wie gesagt die Sensoren mehrere Wocehn in Wasser eingelegt und vorher / nachher gewogen. Mit einer "Kokswaage" bei einem Labor. Nein ich rufe dort jetztnicht an, welcher Type oder Marke. War aber µg genau und mit einem Glaskasten rundherum. > Und das Problem der sich ablösenden Erde bei Trocknung ignorierst Du > auch geflissentlich. Hat sich bei mir wie bereits erwähnt nicht gezeigt. Anderseits: Wo wäre das Problem? Sensor meldet: Trocken. Es wird gegossen. Die Erde haftet erneut an. Sehe da jetzt kein Problem. Nochmals zur Chemie: Habe da extra einen Verfahrentechniker von Mubea Carbotech kontaktiert. Die arbeiten mit x verscheidenen Harzen. Dort ist mir auch das PU empfohlen worden. Welches PU System ich genau verwende ist mein Geheimnis. Aber Urethan 71 geht genauso, für daheim. Da gibt es Langzeittests von Zentris. Wegen desn Salzen: Ja die beinflussen die Messung! Die lagern sich nämlich an. Die Anlagerung vermehrt sich aber nicht und stellt sich nach gewisser Zeit auf ein Niveau ein.
BTW: Seit zwei Jahren gibt es auch einen fertigen "Capacitance-to-Digital Converter": https://download.mikroe.com/documents/datasheets/fdc2112-q1.pdf
Karl schrieb: > Es existieren hier offenbar etwas falsche Vorstellungen, was gemessen > wird. Ehrlich gesagt, ich hab keine Vorstellung, was mein Sensor alles misst. Ich weiss nur was er sollte, bei unterschiedlichem Wassergehalt der Erde einen verwertbaren Unterschied feststellen. Ohne zu viel Störungen. Das tut er noch nicht... Jobst Q. schrieb: > Die Kapazität ist anders, wenn die Eigenschaften hinter dem Dielektrikum > anders sind. Es ändert sich sozusagen die Form. Stell dir den > Unterschied vor, wenn dahinter ein Blech ist oder eine Kunststoffplatte. > > Beim Blech wäre es eine Serienschaltung zweier Kondensatoren mit jeweils > geringem Abstand. Sonst wäre es ein weiter Weg für das elektrische Feld > durch das Wasser, das wirkt wie ein großer Abstand der Platten. Das > Wasser hat eine hohe Dielektrizität, mit einer Kunststoffplatte > (niedrige Dielektrizität) wäre die Kapazität noch kleiner. Ich habe jetzt mal ein Blech ins Wasser gehängt (Abstand zum Sensor 2,5mm), quasi als Ersatz für die Leitfähigkeitserhöhung durch Salzen. Allerdings nur in Simulation mit femm. Die Kapazität des Sensors steigt dann grob um 3 - 5%. Das ist, wie von mir vermutet, irrelevant gering. Das deckt sich auch mit den Messungen von Johannes
Wolfgang R. schrieb: > Ehrlich gesagt, ich hab keine Vorstellung, was mein Sensor alles misst. Naja, der Witz ist halt, dass offenbar die Vorstellung existiert, ich hänge da zwei isolierte Elektroden rein, und dann verhält sich die Erde wie ein Kondensator, die Dielektrizit ändert sich mit der Feuchte und ich muss nur die Kapazität messen. Real verhält sich die Erde wie ein ziemlich mieser Kondensator mit Reihen- und Parallelwiderstand, wo sich neben Dielektrikum eben auch der Leitwert ändert. Mit der Kapazitätsmessung erfasst man nur einen Teil der Änderungen, und dann gibt jedes Messverfahren - RC Generator, Aufladung, Qtouch, Schwingkreis mit LM311, und dann noch im Frequenzbereich von einigen kHz bis MHz - noch andere Werte. Nicht verwunderlich, dass die Werte so wenig vergleichbar sind.
Karl schrieb: > Naja, der Witz ist halt, dass offenbar die Vorstellung existiert, ich > hänge da zwei isolierte Elektroden rein, und dann verhält sich die Erde > wie ein Kondensator, die Dielektrizit ändert sich mit der Feuchte und > ich muss nur die Kapazität messen. Danke erstmal für deine Erläuterungen, so habe ich es auch verstanden, ich verstehe noch nicht was ich da mit dem Leitwert zu tun habe. Trockene Erde hat ein kleines e, Wasser ein grosses. Je feuchter die Erde desto mehr Wasser und damit mehr Kapazität, die grössere Kapazität kann man ja auch messen. Das die jetzt noch Frequenzabhängig ist stört mich eigentlich nicht weil ich nur mit einem Verfahren rangehe und ich nur relative Werte für den Zustand zwischen tocken und nass brauche. Absolutewerte will hier keiner vergleichen, das ist denke ich klar. Ich hätte jetzt noch vermutet das ein Aufbau mit gegenüberliegenden Platten besser wäre, deshalb habe ich die jetzt mal so angeordnet. Habe heute morgen mal schnell gemessen, das Kap.Messgerät zeigte 230 pF in feuchter Erde, der andere Topf der noch nasser war müsste noch mehr haben. Da bin ich jetzt mit 2 ms Entladung über 1 MegOhm zu sparsam bei 16 Messungen nacheinander und bekomme deshalb wieder steigende Werte. Fred R. schrieb: > Seit zwei Jahren gibt es auch einen fertigen "Capacitance-to-Digital > Converter": danke, nur mit dem µC geht es ja auch und so spezielle ICs sind wieder teuer und komplex, Martin hat mit dem Mpr121 ja auch so etwas gefunden. Probiert es aus und teilt die Ergebnisse.
Das war aber immer klar. Nur Einige hier gehen fix davon aus, vergleichbare Sensoren zu erstellen. JEDER, wirklich JEDER Sensor verhält sich anders und muss anfangs "abgeglichen" werden.
Johannes S. schrieb: > hier sind zwei Videos von meinem Test mit µC und Ausgabe auf Oled Das mit dem Oled ist aber schick, gefällt mir. Johannes S. schrieb: > Im ersten sieht man die 50 Hz Störung wenn ich als Antenne an den Sensor > komme, Ich habe heute zum Spaß mal einen Sensor ohne Bauteile in die Erde (Topf auf Balkon) gesteckt und ein Osziloskop angeschlossen. Da war was los. Als nächstes habe ich die Erde geerdet, Schaschlik-Spieß an Schutzleiter der Steckdose geklemmt. Dann war Ruhe. Die Abweichungen der Messwerte vom aktiven Sensor sind aber, nachdem es nächtens so ab 0:00 ohne Erklärung ruhiger geworden war, wieder nach oben gegangen (7:30). Als nächstes (10:30) habe ich Sensor-GND mit Erde verbunden, jetzt sind die Schwankungen so gering wie ich mir das vorstelle, aber glücklich bin ich darüber nicht, die Massen miteinander und Erde verbunden zu haben, hier im Forum habe ich einiges darüber gelesen, aber auch widersprüchliches. Nebeneffekt ist, dass die Messwerte höher sind, habe ja nun so eine Art Elko (Könnte man eigentlich sogar die Fläche vom Sensor, die mit Masse verbunden ist ganz weglassen)
Rate mal, warum die Sensorflächen bei meinem zwischen zwei Gattern sind? Richtig: Wegen dem Masseinfluss. Zwischen den Gattern fällt der Einfluss weg.
Fred R. schrieb: > Rate mal, warum die Sensorflächen bei meinem zwischen zwei Gattern sind? > Richtig: Wegen dem Masseinfluss. > Zwischen den Gattern fällt der Einfluss weg. Schon klar, gibt dafür halt andere Einflüsse. Bei meiner ersten Schaltung (noch ohne den 74HC237, der nur den Sensor einschaltet, von dem gemessen wird. Warum hast Du eigentlich bei Deinem shield nicht was ähnliches gemacht?) und Deinen Sensoren, hatten sich zwei ca 50cm voneinander entfernt auf die gleiche Frequenz gegenseitig eingeschwungen, völlig unabhängig davon, wie feucht die Erde beim einen oder anderen war. Nicht so toll. Karl schrieb: > Wenn allerdings weitere Dreckeffekte > dazukommen wie teilweise Luftspalten zwischen Elektrode und Erde, also > verringerte Kondensatorfläche, ändert sich auch der kapazitive Anteil. Bei Johannes sollte der Einfluss von Luftspalten zwischen Sensoroberfläche und Erde einen wesentlich geringeren Einfluss haben, er hat doch die Flächen visavis angeordnet (bei der Messanordnung im Topf, nicht bei denen im Glas)
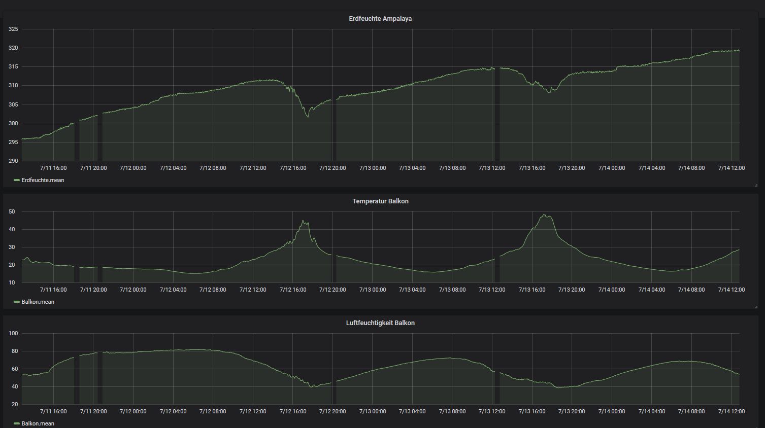
Ich hatte mich jetzt erstmal um die Auswertesoftware gekümmert und NodeRed, InfluxDB und Grafana auf dem RPi installiert. Damit bekommt man tatsächlich recht schnell zeitbasiertes logging und eine Visualisierung konfiguriert, gefällt mir. Die Tabellenstruktur muss ich nochmal überarbeiten, die ist noch nicht gut aber erstmal lasse ich bis Samstag Werte sammeln. In dem Grafana Diagramm sieht man wie der Feuchtewert seit der Installation vor 3 Tagen stetig steigt. Bis heute nachmittag, wo die Sonne wieder ordentlich rauskam. Der Temperatur/Luftfeuchte Sensor sind ein eigener Funknode und die Box liegt etwa 1,5 m neben dem Pflanzkasten. Da wird zuviel Temperatur angezeigt wenn die Sonne draufscheint, ist noch der erste Prototyp vom Gehäuse aus schwarzem PLA, nicht gut... Dann habe ich einen zweiten Sensor im Topf, da ist aber keine kontinuierliche Messung dran weil der Funknode nicht im Gehäuse ist und Regen abbekommen hätte. Ich hatte aber gesten morgen mit dem Komponententester gemessen, da waren es noch ca. 235 pF, heute morgen 254 pF und nachmittags in der Sonne 245 pF und jetzt ging es wieder hoch auf über 250 pF. Der Sensor hat also den gleichen Trend wie der in dem Planzkasten, auch mit anderer Messmethode (der Komponententester hatte eine Testfrequenz von 200 kHz). Daher möchte ich mal ausschliessen das ich starke Temperatureinflüsse oder Fehler in der Messung mit meiner Sensorelektronik habe. Habe jetzt neue Breakoutboards für den LPC824 (wie in dem Video) bekommen und baue damit am WE noch weitere Funknodes und schliesse dann nochmal die alte Sensorgemometrie zum Vergleich an.
Fred R. schrieb: > Rate mal, warum die Sensorflächen bei meinem zwischen zwei Gattern sind? > Richtig: Wegen dem Masseinfluss. > Zwischen den Gattern fällt der Einfluss weg. Versteh ich nicht. Masse ist doch das Bezugspotential. Mit Masse an einer Sensorfläche hast du eine Antenne für Störeinflüsse, nämlich die andere. Bei deiner Schaltung hast du zwei.
Johannes S. schrieb: > In dem Grafana Diagramm sieht man wie der Feuchtewert seit der > Installation vor 3 Tagen stetig steigt. Hallo Johannes, das stetige Steigen finde ich seltsam. Das kenne ich nur von den Ramser-Sensoren. Wenn ich meinen in die Erde stecke, ist der Wert gleich da und verändert sich (bis jetzt) nur minimal, auch wenn mal die Sonne scheint. Wolfgang R. schrieb: > Bei Johannes sollte der Einfluss von Luftspalten zwischen > Sensoroberfläche und Erde einen wesentlich geringeren Einfluss haben, er > hat doch die Flächen visavis angeordnet (bei der Messanordnung im Topf, > nicht bei denen im Glas) Das ist glaube ich Quatsch. Ich habe Deinen Sensor mal skizzenhaft in femm modelliert. Zwei Leiterflächen je 30 x 100mm in 50mm Abstand. in Folie beidseitig 0.125mm gepackt. Sollte in etwa entsprechen. Medium Wasser. Die ermittelte Kapazität sind 185pF (Bild cc), nicht so weit weg von Deinem gemessenen Wert. mit Luftschichten 0,5mm auf beiden Sensoren (dem jeweils anderen Sensor zugewandt) sinkt die Kapazität deutlich auf 112pF (Bild dd).
Hi Wolgang du schreibst was von 185pF und 112pF. Anhand deiner FEMM Simulationen kann ich nicht erkennen wie du auf diese Zahlen kommst. Kannst du mir bitte erklären wie du das berechnet hast? Gruß hagen
Hallo Wolfgang, muss gleich erstmal weg, deshalb nur kurz: das stetige Steigen erkläre ich mir so das der grösste Effekt quasi die Füllstandsmessung ist. In trockener Erde ist der Füllstand Null, dann giesse ich oben Wasser drauf. Jetzt entsteht langsam von oben nach unten eine homogene feuchte Erde, der Füllstand steigt. Wenn oben die Sonne drauf knallt wird es oben wieder trocken, der Füllstand sinkt etwas. Sonne weg, die Feuchtigkeit verteilt sich durch Osmose wieder und der Füllstand steigt. Heute gibt es ja wieder viel Sonne, da dürfte der Wert dann kräftig fallen weil das Wasser ja mal weniger werden muss. Es gibt zwar auch den Effekt das das er von der Wassertemperatur abhängt, aber die Erde speichert ja erstmal und die Temperatur ist nur oben an der Oberfläche anders. Deine Simulation ist auch gut, die Werte sehen plausibel aus. Ich kann die Flächen später mal in Wasser halten und die Kapazitäten messen.
Hagen R. schrieb: > du schreibst was von 185pF und 112pF. Anhand deiner FEMM Simulationen > kann ich nicht erkennen wie du auf diese Zahlen kommst. Kannst du mir > bitte erklären wie du das berechnet hast? Hallo Hagen, Bei 5V gegen 0V hat jede Elektrode die halbe Ladung. Die Kapazität C ist Q/V, im ersten Fall C=2*(4,6e-10)/5 = 1,85e-10 = 185pF im zweiten Fall C=2*(2,8e-10)/5 = 1,12e-10 = 112pF richtig? Johannes S. schrieb: > Jetzt entsteht langsam von oben nach unten > eine homogene feuchte Erde, Hallo Johannes, das braucht aber keine 2 Tage, eher Minuten bis Stunden, der Topf ist nicht so groß, oder? Ich vermute was anderes, aber das wird sich schon noch zeigen. In diesem Sinne -> Weitermessen!
Wolfgang R. schrieb: > Bei 5V gegen 0V hat jede Elektrode die halbe Ladung. Kann ich nicht nachvollziehen. Du hast beim Laden soundsoviel C von der einen auf die andere Platte verschoben, ich sehe nicht wo die sich in zwei Hälften aufteilen sollen.
Bernd K. schrieb: > Du hast beim Laden soundsoviel C von der > einen auf die andere Platte verschoben, ich sehe nicht wo die sich in > zwei Hälften aufteilen sollen. Hallo Bernd, das mit dem "C", also C (Kapazität) (oder meinst Du Coulomb?, ich glaub fast, das meinst Du) hab ich glaub ich beim Laden nicht verschoben, sondern nur Q (Ladung, in C). Zwei Hälften weil hab ich hier gelesen: siehe Anhang Seite 21 Absatz 3. Lasse mich gerne eines Besseren belehren, wenn ich was falsch gemacht habe. wo
Wolfgang R. schrieb: > Lasse mich gerne eines Besseren belehren, wenn ich was falsch gemacht > habe. Hier die femm Dateien, falls jemand von den Profis (ich bin keiner) mal mein Ergebnis falsifiziern möchte. Johannes S. schrieb: > Ich kann > die Flächen später mal in Wasser halten und die Kapazitäten messen. Bitte lass Deinen Sensor in der Erde. Der Messwertverlauf dort ist doch spannender und wichtiger als irgendwelche Simulationsergebnisse zu relativieren.
Wolfgang R. schrieb: > Zwei Hälften weil hab ich hier gelesen: > siehe Anhang Seite 21 Absatz 3. So wie ich das sehe modellieren die in dem Beispiel nur den halben Kondensator, gespiegelt an der Y-Achse.
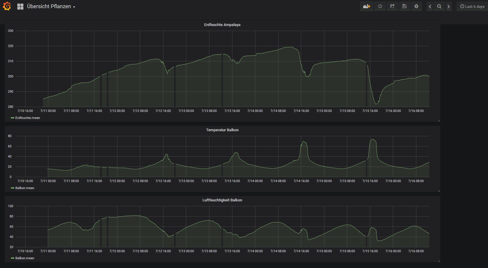
Danke für die Beiteiligung und die guten Analysen hier! Mein Sensor in der Balkonpflanze (https://de.wikipedia.org/wiki/Bittermelone) zeigt immer noch das gleiche Verhalten: Kapazität steigt, bei Sonneneinstrahlung fällt sie. Die Pflanze sieht noch gesund aus, bei voller Sonne rollen sich einige Blätter etwas ein und hängen, morgens sind die wieder komplett ausgetreckt. Bei den vielen Blättern sollte man meinen die saugt wie ich mein Bier bei der Hitze, aber die Pflanze scheint sich das besser einzuteilen :-) Wenn ihr bessere Erklärungen für das steigen/fallen der Werte habt dann her damit. Ich hatte hier Beitrag "Re: YACMS - noch ein kapazitiver Feuchtigkeitssensor" ja schon mal geschrieben das das Epsilon r auch von der Temperatur abhängt, ein delta T von 20°K macht gute 10 % aus, das könnte ich im Wasserglas testen. Bzw. die FEMM Simu müsste das doch auch hergeben? Im zweiten Topf kontrolliere ich weiter sporadisch, das Verhalten ist aber auch da gleich. Diesen zweiten Sensor kann ich für andere Tests nochmal rausziehen. Die Erde ist nur an der Oberfläche trocken, etwas tiefer fühlt es sich feucht an. Das zeigt für mich wieder das geringe Feuchtigkeit reicht um einen Kondensator zu bilden, es verhält sich nicht so linear wie man es sich wünschen würde.
Jugend forsscht weiter, Tests im Wasser: Die Folien auf eine 1,5 mm starke Kunststoffplatte fixiert und in Wasser getaucht. Sensor (+Kabel) in Luft: ca. 60 pF auf ABS Platte mit 1,5 mm Abstand: ca. 70 pF in Wasser 25 °C : 602 pF in Wasser 53 °C : 615 pF in Wasser 5°C : 615 pF Ich habe nicht kontinuierlich erhitzt sondern immer neues Wasser genommen, der 5° Wert ist mit Eiswürfeln. Damit habe ich am 'Messaufbau' gewackelt und die Werte haben eine Streuung von ca. +/- 4 pF. Sicher ist aber das der Temperatureinfluss doch gering ist. Und auch die Simulationsergebnisse liegen damit auch etwa Faktor 3 daneben. Die Folie mit den zwei Streifen 135 x 15 mm nebenander und kürzeren Kabeln hat in Luft 10 pF und im Wasser 375 pF. Das entspricht ziemlich genau dem Wert des grösseren Sensors wenn man die Flächen im Verhältnis betrachtet. D.h. die Anordnung hat auch keinen wesentlichen Einfluss, zumindest in Wasser mit dem grossen er. Ich hätte wohl in Physik früher besser aufpassen sollen :-) Aber dafür habe ich Kollegen die studierte Physiker sind und mit denen ich nächste Woche mal darüber diskutieren kann. Noch ein Nachtrag: Beim rausziehen der Sensoren aus dem Topf habe ich auf der Folie eine hauchdünne Schicht Feuchtigkeit gesehen. Die sorgt schon dafür das die Werte höher sind. Wenn die Folie also mit der Zeit gleichmässig benetzt steigen die Werte oder bleiben hoch. Ich hatte die Folien dann mal quer in die feuchte Erde gepackt und die Erde fest angedrückt. Vorher, senkrecht eingebaut hatte ich ja ca. 250 pF, quer dann 315 pF.
Johannes S. schrieb: > in Wasser 25 °C : 602 pF > in Wasser 53 °C : 615 pF > in Wasser 5°C : 615 pF > Ich habe nicht kontinuierlich erhitzt sondern immer neues Wasser > genommen, der 5° Wert ist mit Eiswürfeln. Damit habe ich am 'Messaufbau' > gewackelt und die Werte haben eine Streuung von ca. +/- 4 pF. Sicher ist > aber das der Temperatureinfluss doch gering ist. Zusammen mit Deinen anderen Messkurven spricht das dafür daß an Karls Aussage oben was dran ist - die Effekte in Blumenerde sind weit komplexer als eine reine Kapazitätsänderung durch geänderte Feuchtigkeit. Die Frage ist ob man irgendeine Referenzmessung hinbekommt, mit der man einen Teil der Temperaturabhängigkeit etc. rausrechnen kann. Wie wäre es eine Tüte feuchte Erde mit Sensor zusammen einzuschweißen, so daß sich darin die Feuchtigkeit nicht mehr ändert. Das dann als Referenzelement neben den Blumenkasten stellen (=ähnliche Temperatur).
Gerd E. schrieb: > Zusammen mit Deinen anderen Messkurven spricht das dafür daß an Karls > Aussage oben was dran ist ja, aber so das eben schon die PE Folie mit dem niedrigen Er einen grossen Einfluss hat und die Änderung im Wasser zwischen 70..90 nur noch einen geringen Anteil ausmacht. Sonst müssten ja bei meinem Delta T von gut 50 °K deutliche Unterschiede zu sehen sein. Also die reine Erdfeuchte erfasse ich nicht, linear geht erstmal nur die Fläche ein die mit der feuchten Erde/Wasser bedeckt ist, die Frage ist was macht mehr oder weniger feuchte Erde?
Johannes S. schrieb: > ja, aber so das eben schon die PE Folie mit dem niedrigen Er einen > grossen Einfluss hat und die Änderung im Wasser zwischen 70..90 nur noch > einen geringen Anteil ausmacht Das er des Wassers hat hier gar keine Einfluss, solange es nicht in die Folie diffundiert. Im normalen Wasser sind genügend Ionen und die Ionenbeweglichkeit ist groß genug, dass das Wasser für Deine Messung einen Kurzschluss bildet. Das merkst Du daran, dass der Abstand der Elektroden im Wasser keinen Einfluss auf die Kapazität hat. Das ist mit Erde nicht vergleichbar.
Karl schrieb: > Das merkst Du daran, dass der Abstand der > Elektroden im Wasser keinen Einfluss auf die Kapazität hat. stimmt, das hatte ich auch probiert in dem ich die Folie nicht auf die Vorder/Rückseite einer 1,5 mm ABS Platte sondern auf zwei getrennte geklebt hatte und den Abstand dann in der 1L Kanne vergrössert habe. Der Wert ist bis auf wenige pF gleich geblieben. Das bestätigt mir das ein kurzer Sensorstreifen horizontal, vielleicht 20-30 mm breit dann etwa 50 mm tief mehr bringt. Wenn der dann abtrocknet müsste der Wert relativ schnell fallen. Oder 2-3 Zonen in vertikaler Richtung.
Johannes S. schrieb: > Das bestätigt mir das ein kurzer Sensorstreifen horizontal, vielleicht > 20-30 mm breit dann etwa 50 mm tief mehr bringt. Häh? Willst Du Wasserstand messen? In Erde ist das anders, weil Ladungsträgerbeweglichkeit viel kleiner.
Karl schrieb: > Häh? Willst Du Wasserstand messen? nein, aber das ist der Effekt den ich jetzt sehe weil die vertikalen Flächen zu nah an der Erdoberfläche sind und damit die Füllstandmessung durch trockene Erde an der Erdoberfläche überwiegt. Das erklärt aber noch nicht das stetige Steigen der Kapazität über mehrere Tage nach dem Giessen. Eine mögliche Erklärung wäre für mich das sich eben ein Feuchtigkeitsfilm auf der Folie bildet. Den Sensor tiefer zu setzen war ja auch schon die Empfehlung von Fred, werde ich auch noch probieren. Hier habe ich noch Werte für trockene/feuchte Erde gefunden: http://www.chemie.de/lexikon/Permittivit%C3%A4t.html Und ich habe noch die Folien trocken übereinander in ein Buch gelegt, rechnerisch ist die Kapazität der Flächen mit 0,25 mm Abstand in Luft 106 pF, gemessen habe ich nach Abzug des Kabels 110 pF. Wenn ich feste auf das Buch drücke geht der Wert hoch, dann kommt ja wieder das Er von Papier dazu.
Bernd K. schrieb: > So wie ich das sehe modellieren die in dem Beispiel nur den halben > Kondensator, gespiegelt an der Y-Achse. Du hast natürlich recht. Also sind die von mir genannten simulierten Kapazitätswerte zu halbieren. Danke. Johannes S. schrieb: > Sicher ist > aber das der Temperatureinfluss doch gering ist. Und auch die > Simulationsergebnisse liegen damit auch etwa Faktor 3 daneben. Ich hab meinen Test jetzt abgebrochen. Nach dem Regen vor dreieinhalb Tagen, war die Erde gesättigt, und jetzt (ich war weg, die letzten beiden Tage mit Notbewässerung Zeitschalttautomatik und viel zu geringer Pumpleistung, Ursache für die stündlichen negativen Peaks -> Störung) ist sie fast ausgetrocknet, aber die Werte haben sich nicht relevant geändert! Einzig die Streuung hat sich vergrößert. Temperatureinfluss ist möglicherweise vorhanden, aber nicht groß. Die Simulatiosergebnisse sind um den Faktor 6 daneben, siehe oben. Hast Du Angaben zur Foliendicke? Ist die Folie PE oder Pet? Ich würde gerne noch einen Anlauf unternehmen. Für die steigende Kurve bei Dir habe ich keine Erklärung, aber zunehmende Durchfeuchtung kann es meiner Meinung nach nicht sein. Einen Testlauf mit Erde zu machen wäre kein Problem: Erde mit Wasser sättigen, Sensor rein, wiegen. Dann sukzessive Messwerte erfassen und Gewichtsreduktion durch verdunstendes Wasser festhalten. Die konkrete Situation ist aber durchwurzelte Erde, das macht es schwieriger.
Die kurzen Spitzen in deinen Werten sehen schon komisch aus, könnten da auch Interupts in die Messung reinhauen? Und sind da auch Spitzen in dem Mittelwert? Mein Sensor läuft mit Batterien, dadurch kann ich mir schonmal keine leitungsgebundenen Störungen einfangen. Bei mir trocknet die Erde weiter, von oben nach unten deutlich fühlbar. Mit Markise als Regenschutz, die Pflanze hat nur sehr wenig Regen abbekommen. Ich liefere morgen nochmal ein Bild mit den Messwerten. Der Trend geht weiter so, aber die Erde an der Oberfläche trocknet jetzt bis weiter runter. Weitere Sensoren habe ich noch nicht gebaut, war zu schönes Wetter :-) Die Foliendicke habe ich mit der Mikrometerschraube nachgemessen weil ich auch nicht mehr genau wusste welche Stärke das war, habe zwei verschiedene. Es sind jedenfalls genau 2 x 125 µm. Folienmaterial müsste PE sein, PET ist doch härter? Ich hatte auch nochmal Messwerte von Zentris angesehen, er hat ja seine Grafana Oberfläche online gestellt. Das Trocknen der Erde dauert schon ein paar Tage. So eine starke Temperaturabhängigkeit oder Abhängigkeit von Sonneneinstrahlung hat er auch nicht, ich würde meine Sensoren nochmal etwas tiefer eingraben.
Johannes S. schrieb: > Die kurzen Spitzen in deinen Werten sehen schon komisch aus, könnten da > auch Interupts in die Messung reinhauen? Und sind da auch Spitzen in dem > Mittelwert? Komisch nein. Das sind eindeutig die Pumpen, die streuen. Sie laufen stündlich für ca eine Minute, die Sensorwerte kommen ca alle 12s, deshalb sind die Spitzen auch in den 4er Mittelwerten. (Die Zeitschaltautomatik läuft jetzt auch weiter, damit es meinen Tomaten nicht noch schlechter geht als eh schon, nach dem ergebnislosen Test mit Sensor letzte Woche) Johannes S. schrieb: > auf ABS Platte mit 1,5 mm Abstand: ca. 70 pF > in Wasser 25 °C : 602 pF Ich habe den Aufbau in femm nachgebaut, es kommt wieder nix vergleichbares raus, ermittle 40pF zu 105pF. (Zum Test meiner Berechnung und Zeichnung habe ich mal einen Plattenkondensator gezeichnet, bei dem stimmen die simulierten Werte jetzt.) Wolfgang R. schrieb: > Einen Testlauf mit Erde zu machen wäre kein Problem: Ich mach das jetzt mal.
schön das das Wetter so konstant ist. Die Pflanze sieht noch gesund aus obwohl ich jezt ein paar Tage nicht gegossen habe, muss vielleicht auch mal eine Tomate in den Test rein nehmen. Die Messungen geben mir immer noch Rätsel auf, auch die Tests im Wasser: - die Betrachtung als Plattenkondensator funktioniert im Wasser nicht, der Abstand der Platten hat wie Karl schon geschrieben hat keinen Einfluss - die Wassertemperatur spielt offensichtlich keine grosse Rolle, obwohl das Er von Wasser deutlich Temperaturabhängig ist. - danach müsste die Kapazität hauptsächlich von der Plattengrösse und der Schichtdicke der Folie abhängen. Ein Plattenkondensator mit der Fläche 30x100 mm² und 2x125µm Folie mit Er=3 dazwischen müsste ca. 320 pF haben. Oder muss ich die Fläche mal 2 nehmen weil beide Seiten wirken? Das Wasser hat jetzt (welchen?) Einfluss das sich die Kapazität auf ca. 550 pF erhöht. Das Wasser wird jetzt die Permitivität erhöhen, aber das Er von 60..90 über den Temperaturbereich im Test sehe ich nicht. Das muss also anders betrachtet werden. Zum Test in der Erde: - im Trend ist die Trochnung zu sehen, die Frage ist immer noch was die 'Erholung' ode den Aufwärtstrend nach der Sonneneinstrahlung verursacht. Das die Feuchtig wieder hochzieht wie ich vermutet hatte? Oder habe ich einen Effekt das die Polarisation der Erde (die bei dem Abstand und der kleinen Energie ja sehr langsam laufen müsste) sich sehr langsam aufbaut und zwischen den Messungen zum Teil erhalten bleibt? Durch hohe Temperatur wird das Gefüge wieder weniger polarisiert, ist das der Effekt von weniger Kapazität bei starker Temperaturerhöhung? Die Platten mit dem grossen Abstand sind nicht praktisch und wie der Test im Wasser zeigt auch nicht nötig, also sind die Kupferstreifen nebenander schon mal ok.
Beitrag #5488359 wurde von einem Moderator gelöscht.
Zentris verwendet deine Sensoren schon länger nicht mehr, Xiaomi macht irgendwas besser. Was genau wüsste ich auch gerne :-) Und die Platten mit Isolierung in Wasser müssen sich doch berechnen oder simulieren lassen.
Johannes S. schrieb: > Und die Platten mit Isolierung in Wasser müssen sich doch berechnen oder > simulieren lassen. Was man in Erde mal machen müsste: Real- und Imaginärteil der Kapazität zugleich ermitteln. Nach dem Urlaub mal sehen, ob ich die alten Praktikumsprotokolle noch habe. Wenn da nicht so viele andere Projekte wären... ;-)
Karl schrieb: > Was man in Erde mal machen müsste: Real- und Imaginärteil der Kapazität > zugleich ermitteln. danke, nachdem was ich bisher gelesen habe spielt das aber erst bei höheren Frequenzen eine Rolle? Ich habe ja eher eine Gleichspannung bzw. pulsierende DC. Auch bei dem RC Oszi ist das kein Wechselfeld, aber wenn das dauernd anliegt ist der Polarisationseffekt aber nicht so langsam wie bei meinen müden 16 Pulsen alle 5 s ? Bei höheren Frequenzen können die Teilchen der Umpolung nicht mehr schnell genug folgen, ich habe jetzt auch schon Datenblätter zu Kunststoff gesehen wo das Er für verschiedene Frequenzen angegeben wird. Ansonsten erstmal schönen Urlaub, auch dem Fred.
Johannes S. schrieb: > Ein Plattenkondensator mit der > Fläche 30x100 mm² und 2x125µm Folie mit Er=3 dazwischen müsste ca. 320 > pF haben. Oder muss ich die Fläche mal 2 nehmen weil beide Seiten > wirken? Nicht doppelt, stimmt so. auch simuliert passts. Komisch nur, dass Du bei Deinem Buchtest nur ein drittel gemessen hast. OK, PE hat 2,4 nicht drei, aber eben auch nicht 1.
Beim Buchtest war das stark druckabhängig. Man könnte ein Sandwich aus PE-Kupfer-PE-Kupfer-PE laminieren, dann wäre das ein richtiger Kondensator, aber ich glaube die physikalischen Gesetze stimmen :)
Beitrag #5488514 wurde von einem Moderator gelöscht.
DerVomSz schrieb im Beitrag #5488514: > Ihr probiert zwanghaft was neu zu erfinden, was es schon gibt? > Was sollen diese Simulationen, welche keinen Sinn ergeben? Also ich will was dazulernen, versuchen mehr zu verstehen, basteln, Spaß dabei haben. Zu allen 4 Punkten ist Dein Beitrag nicht förderlich.
Beitrag #5488578 wurde von einem Moderator gelöscht.
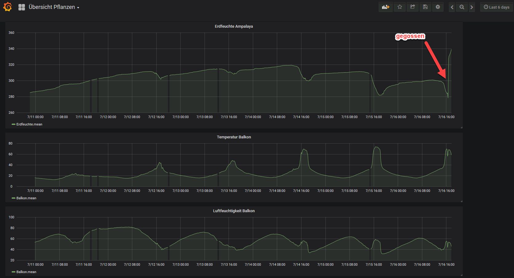
Ich sehe das genauso wie Wolfgang. Und mir geht es darum die Messung in das vorhandene Sensornetz zu integrieren. Jezt war es doch Zeit zu giessen, habe satte 2L gegossen und die Erde ist nass. Der Wert klettert wieder nach dem sprunghaften Anstieg, ich baue jetzt noch einen zweiten Sensor dazu.
Hallo, Was ich vor habe zu testen sobald ich mein Kupferklebeband habe ist es zwei "Kämme" in einander zu kleben. Ich hoffe durch mehr breite einen Teil der Effekte zu verringern.... Grüße
Willkommen im Club, schön das noch jemand mitforschen möchte :) Martin P. schrieb: > zwei "Kämme" in einander zu kleben. Das wird mit der Folie allerdings sehr fummelig, wenn man die Schutzfolie von der Klebeschicht abzieht will die sich gleich zusammenrollen und aneinander kleben. Ich zieht erst ein Stück ab, klebe das auf die Laminierfolie und dann vorsichtig weiter abziehen und kleben. Mit Muster wird das noch schwieriger. Du musst auf jeden Fall sauber arbeiten, mit Latexhandschuhen und die Folie sauber wischen damit keine Salze oder Hautschweiss mit einlaminiert werden. Ich glaube zwar eher nicht das es mit Muster mehr bringt, aber je mehr verschiedene Formen und Messungen desto besser. Unter dem Stichwort 'Streufeldkondensator' findet man auch solche Formen. Ich würde beim nächsten Test eher darauf setzen zwei längliche Streifen zu machen und dazwischen die Folie auszuschneiden, eine U-Form wie beim Xiaomi. Kleine Feuchtigkeitsbrücken treiben den Kapazitätswert sofort in die Höhe. Und zwischen Kupferfolie und Oberkante Erde genügend Leerraum lassen, 20-30 mm damit der Sensor so tief in die Erde kann ohne die Kabel eingraben zu müssen, denn wo die Kabel rausgucken kann vermutlich Feuchtigkeit eindringen.
Wolfgang R. schrieb:
> Einen Testlauf mit Erde zu machen wäre kein Problem:
Ich mach das jetzt mal.
Testlauf 1, abgebrochen.
2 Wochen waren vergangen, Ergebnis:
Anfangs Erde nass = 660g
Abbruch Erde fast trocken = 410g
(so trocken, dass meine Tomaten schon längst gekillt wären)
Die Sensorwerte sind nicht gesunken!
Also absolut unbrauchbar, außer für eine Kaktuszucht vieleicht.
Mit dem Sensor habe ich dann noch weitere Tests gemacht: auf dem Tisch
und ein (dicker) Kinderteller aus Plastik drauf mit: Wasser - feuchte
Erde - getrocknete Erde, immer ± gleicher Sensorwert. Mit leerem Teller
sind die Werte ganz unten. Nicht gut. Vieleicht liegt es ja an meiner
Erde, aber dass die trocken noch so wirkt wie komplett nass ist schon
seltsam. Dann mit feuchtem Finger über den Sensor gestrichen und die
Werte explodieren nach oben, trotz 0,5mm Deckschicht, auch nicht gut.
Testlauf 2
Weiter gehts mit folgendem Aufbau:
Es gibt eine neue Tetsreihe, eine Waage mit RS485 ist jetzt fertig und
liefert kontinuierliche Werte, Topf ist aus Ton, damit der Wassergehalt
schneller verdunstet, Ein Tensiometer mit Analogausgang (ausgeliehen)
liefert Werte für die Saugspannung, 2 Sensoren mit neuem Layout (andere
Geometrie, Vorschlag Johannes Schaltausgang einzubauen ist umgesetzt,
Rand etwas breiter, Deckschicht so etwa 1,5mm, also oben wie unten)
kommen zusätzlich zum Einsatz, Einer so wie er ist, Einer hat beidseitig
eine Kachel 7mm dick aufgeklebt (Lasurseite innen) damit Wasser in die
Nähe der Sensorflächen kommt, Erde und Gewurzel aber nicht.
Zwischenbericht nach 2 Tagen
- Gewichtsverringerung durch Verdunstung und Analogsignal am Tensiometer
korrelieren sehr gut. So brauchbar sollte ein Signal aussehen!
- Sensor 1 (der alte) steigt einigermaßen stetig an, statt zu fallen
(die Max-Temperatur T1 ist nicht so hoch, weil er nicht besonnt ist)
- Sensor 2 zeigt ein erratisches Verhalten, erinnert mich an Werte von
Johannes: Bei Temperaturspitzen fallen die Werte aprupt, nach dem
Temperaturmaximum Einpendeln auf höherem Niveau als vorher.
- Sensor 3 (der mit der Kachel) zeigt eine leichte
Temperaturabhängigkeit und gaaanz leicht sinkende Werte, mal sehen, ob
das was wird.
Danke für die Ergebnisse, der zweite Versuch mit der Kachel sieht ja wirklich gut aus und macht doch wieder Mut da weiterzumachen. Bei mir habe ich die Werte einfach weiterprotokolliert ohne etwas zu verändern. Im 30 Tage Trend sieht man das die Werte über mehr als 2 Wochen stetig steigen, ich bin froh das du das gleiche beobachtet hast. Die grünen Werte sind vom Sensor mit 2 Platten parallel, die gelben vom Sensor mit Streifen nebenander und etwas tiefer in der Erde. Die gelben Werte sind vom Trend etwas besser, der grüne Sensor ist nicht tief genug in der Erde und beim Giessen guckt die Folie etwas aus der Erde. Die gelben Werte sind schon fast brauchbar, aber eine absolute Schaltschwelle ist da kaum zu erkennen. Und wenn der Sensor über zwei Wochen braucht um sich zu setzen gefällt mir das auch nicht. Mit meinem Physikkollegen habe ich auch über dieses Projekt diskutiert. Er ist auch der Meinung das der Messeffekt nicht die Änderung des Dielektrikums ist sondern wieviel Fläche mit feuchter Erde bedeckt ist. Sobald da ein Wasserpfad von der einen zur anderen Elektrode ist geht der Kapazitätswert hoch. Polarisationseffekte, wie ich vermutet hatte, schliesst er aus. Meine Theorie war das sich die Wassermoleküle über die Zeit ausrichten und so bleiben und der Wert deshalb stetig steigt. Aber bei Temperaturen weit jenseits von 0K ist da soviel Bewegung das das nicht sein kann. Er hatte auch vorgeschlagen mit Wechselspannung zu arbeiten und die Dämpfung zu messen. Das sieht dann Hardwaretechnisch wieder ganz anders aus und das habe ich noch nicht umgesetzt. Den Kontakt mit der Erde zu vermeiden hatte ich auch schon überlegt indem ich den Sensor von aussen an den Topf klebe. Es gibt Messgeräte um z.B. Feuchtigkeit in Wänden oder Holz zu messen, die machen das genauso. Allerdings ist das nur bedingt praxistauglich etwas von aussen an den Topf anzukleben. So, und dann ist heute gerade der Xiaomi (oder ein Clone?) gekommen. Es steht 'FlowerCare' von HHCC drauf. Der Sensor hat eine sehr glatte schwarze Beschichtung, aber die Ränder sind nicht schwarz. Die Sensorfläche ist viel kleiner, nur ca. 2,5 x 22 mm. Die Oberkante ist bis 35 mm unter der Erdoberfläche. Ich werde mal den grünen Sensor mit so einer Geometrie ausrüsten.
Kapazitiv ist ein Holzweg. Gangbare Methoden sind: * Ohmscher Widerstand eines Gipsblocks (mit Wechselstrom gemessen) * Unterdruck im Tensiometer (kann anstelle von Druckmesser auch direkt eine Schlauchklemme¹ öffnen und schließen, also überhaupt keine Elektronik nötig) -- ¹) Gibts fertig zu kaufen: https://www.amazon.de/gp/product/B008U9YXBA/ref=ox_sc_act_title_1?smid=A2NDV1Q2IMA8H2&psc=1
Ich hatte die Ergebnisse von Wolfgang nicht richtig interpretiert, habe mir das nochmal genauer angesehen und ja, das sieht noch nicht so brauchbar aus. Da sind meine Kurven schon besser. Als Holzweg sehe ich das noch nicht, es muss weiter optimiert werden. Wenn der Xaomi so deutlich besser ist und der deutlich kleinere Sensorflächen hat dann ist das doch schonmal ein Ansatzpunkt.
Bernd K. schrieb: > Kapazitiv ist ein Holzweg. > > Gangbare Methoden sind: > * Ohmscher Widerstand eines Gipsblocks (mit Wechselstrom gemessen) > * Unterdruck im Tensiometer (kann anstelle von Druckmesser auch direkt > eine Schlauchklemme¹ öffnen und schließen, also überhaupt keine > Elektronik nötig) > > -- > ¹) Gibts fertig zu kaufen: > https://www.amazon.de/gp/product/B008U9YXBA/ref=ox... Stimmt. Macht keinen Sinn. Elektronik meiden, wo es geht. Kapazitive Messung wurde von 'Ramser' erfunden um Geld zu scheffeln! Reine Magie und Esoterik!
Bernd K. schrieb: > Unterdruck im Tensiometer (kann anstelle von Druckmesser auch direkt > eine Schlauchklemme¹ öffnen und schließen, also überhaupt keine > Elektronik nötig) Lohnt sich die Provision, die Du von denen bekommst? So oft wie Du das hier erwähnst...
Karl K. schrieb: > Lohnt sich die Provision, die Du von denen bekommst? So oft wie Du das > hier erwähnst... Schwachsinn, ist Tensiometer ein Markenname?
Neuro schrieb: > Stimmt. > Macht keinen Sinn. > Elektronik meiden, wo es geht. So siehts aus. Keep it simple. Man kann übrigens den Unterdruck im Tensiometer auch dazu benutzen das Wasser aus eigener Kraft hineinsaugen zu lassen, dann braucht man nicht mal mehr das Ventil. Wasser fließt ganz von alleine wenn man es richtig anordnet, das hat die Natur so vorgesehen. Das funktioniert dann auch zuverlässiger als jede Elektronik.
Bernd K. schrieb: > Das funktioniert dann zuverlässiger als jede > Elektronik. gut, dann sieh es doch einfach als Aufgabe die Feuchtigkeit zu messen und zu protokollieren.
Johannes S. schrieb: > Bernd K. schrieb: > Das funktioniert dann zuverlässiger als jede > Elektronik. > > gut, dann sieh es doch einfach als Aufgabe die Feuchtigkeit zu messen > und zu protokollieren. Macht keinen Sinn.
Johannes S. schrieb: > gut, dann sieh es doch einfach als Aufgabe die Feuchtigkeit zu messen > und zu protokollieren. Ich würde eher die weitaus relevantere Größe "Saugspannung" messen, das ist es nämlich was die Pflanze zu spüren bekommt und wogegen sie ankämpfen muß, unabhängig von der Bodenbeschaffenheit, nicht der höchst schwammige und sehr relative Begriff "Feuchtigkeit". Dazu nimmt man im einfachsten Fall ein Tonröhrchen mit Wasser und einen Sensor um die Druckdifferenz zur Außenluft zu messen (Unterdruck im Rohr). Man kann sich auch die billigen Zimmerblumat-Klone von Ebay für 1€ kaufen (dann hat man ein Tonröhrchen mit Plastikdeckel und Schlauch) und bastelt dort einen Drucksensor dran.
Da vermute ich das man aber auch eine Temperaturkompensation braucht, das delta T ist gerade draussen doch sehr gross. Unterdruck messen ist sicher nicht schwierig, aber das ordentlich kompensieren? Die Tensiometer werden nicht ohne Grund so teuer sein. Randbedingungen sind ja noch 'low cost' und hoher WAF, so ein Teil wie in Wolfgangs Testaufbau kann man vielleicht im Garten installieren, aber bei Zimmerflanzen wirds Mecker geben :)
Johannes S. schrieb: > Er ist auch der Meinung das der Messeffekt nicht die Änderung des > Dielektrikums ist sondern wieviel Fläche mit feuchter Erde bedeckt ist. > Sobald da ein Wasserpfad von der einen zur anderen Elektrode ist geht > der Kapazitätswert hoch. Das wird ja durch die Erfahrungswerte bestätigt. Johannes S. schrieb: > Es gibt Messgeräte um z.B. Feuchtigkeit in Wänden oder Holz zu messen, Das GMK 100 ist so ein Materialfeuchtemessgerät, funktioniert angeblich kapazitiv (glaub ich aber nicht), leider zu teuer, um es mal eben auseinanderzubauen. Ich habe aber immer noch nicht die leiseste Ahnung, warum bei mir beim Vortesten ofengetrocknete Erde und nasse Erde und Wasser die gleichen Werte liefert. Ich habe das nicht dokumentiert, kann ich aber nach der Austrockentestaktion noch nachholen. Sind in Deinen Kurven die starken Ausbrüche mit Giessen korreliert?
Wolfgang R. schrieb: > Ich habe aber immer noch nicht die leiseste Ahnung, warum bei mir beim > Vortesten ofengetrocknete Erde und nasse Erde und Wasser die gleichen > Werte liefert. Schätze das liegt an zu dicker Isolation. Bei einer Platine mit einseitig Kupfer ist es auch so das die Epoxyseite unempfindlich ist. Wurde in dem langen Thread im Raspi Forum irgendwo gezeigt, Test mit aufgelegtem wassergefülltem Kondom. Wolfgang R. schrieb: > Sind in Deinen Kurven die starken Ausbrüche mit Giessen korreliert? Ja, das passt. Die steilen Flanken nach oben sind giessen. Habe immer sehr viel gegossen, die Erde richtig nass gemacht. Wwas ja auch nicht optimal ist und wo der Sensor helfen soll pflanzenabhängig die Erde feucht zu halten. Der Xiaomi Sensor war in einer Minute einsatzbereit, App runterladen, anmelden, pairen, läuft. Für den ersten Test lasse ich das, der Raspi wollte sich nicht direkt verbinden (Autentifizierung fehlgeschlagen). Aber das Protolkoll wurde ja schon zerlegt und die Daten können auch in andere DBs geloggt werden.
Johannes S. schrieb: > Da vermute ich das man aber auch eine Temperaturkompensation braucht, Nein, das braucht man nicht. > Die > Tensiometer werden nicht ohne Grund so teuer sein. Es geht schon bei ein paar wenigen Euro los. Siehe den Link den ich weiter oben gepostet habe, da ist dann halt kein teurer mechanischer Druckmesser dran sondern eine Silikonmembran mit justierbarer Schlauchklemme die mit dem Unterdruck direkt das Gieswasser freigibt. Wenn man es zerlegt hat man einen Tonkegel und 3 oder 4 Spritzguss-Plastikteile und ein Stück Silikonschlauch, daran ist nichts teures. > Randbedingungen sind ja noch 'low cost' und hoher WAF, so ein Teil wie > in Wolfgangs Testaufbau kann man vielleicht im Garten installieren, aber > bei Zimmerflanzen wirds Mecker geben :) Wenn man den selbstsaugenden ohne Ventil nimmt (weil man einen eigenen Drucksensor anschließen will) (der ist noch billiger weil er aus noch weniger Teilen besteht) sieht man nur noch eine kleine dunkelgrüne Kappe, 2.5cm Durchmesser und 1cm hoch und einen dünnen braunen Schlauch den man unauffällig nach hinten verschwinden lassen kann, ist kaum zu sehen.
Was machen die Jungs hier mit dem Patent anders? Kriegt man da vielleicht Tipps für die eigenen Entwicklungen? https://patents.google.com/patent/US7408364
Beitrag #5521713 wurde von einem Moderator gelöscht.
Christian Günther schrieb: > Was machen die Jungs hier mit dem Patent anders? ich habe nicht alles gelesen, aber wie ich es verstehe messen die die Dämpfung bei hochfrequenter Wechselspannung. Das ist aufwändiger aber vermutlich deutlich besser. Der Sensor wie von D. Weisser mit dem HC14 oder eine Kapazitätsmessung über Lade/Entladezeitmessung liefert nach meinen Messungen schlechte Ergebnisse. Und ich bin nicht der einzige der das so sieht.
Johannes S. schrieb: > Der Sensor wie von D. Weisser mit dem HC14 oder eine Kapazitätsmessung > über Lade/Entladezeitmessung liefert nach meinen Messungen schlechte > Ergebnisse. Das gilt auch für Deine Modifikation wie hier im Thread beschrieben? Sprich, wir müssen entweder günstig Tensiometer bauen oder raus kriegen, wie Xiaomi das hin bekommt? Der Österreicher Elektronik-Anbieter, der überall bei dem Thema auftaucht, scheint ja mit seiner Variante glücklich zu sein - gibt's da auch Erfahrungen von neutralen Dritten? Der Christian
Frag selber den Ösi, wenn der die verkauft und alle glücklich sind macht er doch alles richtig. Aber Vorsicht, ich glaube der hat Alzheimer, vergisst ständig seinen eigenen Namen und postet unter immer anderen Namen. Wochenlang passiert nix im Thread, aber wenn Wolfgang oder ich was schreiben taucht Minuten später ein Gast auf und lenkt das Thema auf den Ösi. Findest du das nicht auch komisch?
Christian Günther schrieb: > Sprich, wir müssen entweder günstig Tensiometer bauen oder raus kriegen, > wie Xiaomi das hin bekommt? Das mit dem Tensiometer und Druckwandler würde mich rein messtechnisch mal interessieren aufzubauen. Was für Drücke sind denn zu erwarten, sprich welcher Differenzdrucksensor wäre dafür geeignet? Und wie wartungsaufwändig wird das, verstehe ich das richtig, dass im Tensiometer immer Wasser stehen muss?
Vorweg: das ist ein ziemlicher Roman geworden, sorry. Wer ihn nicht lesen mag, scrollt bitte ganz nach unten, da ist nur eine entscheidende Frage für die Techies! Johannes S. schrieb: > Frag selber den Ösi, wenn der die verkauft und alle glücklich sind macht > er doch alles richtig. Ja, ne ;) Ich möchte schon halbwegs gut funktionierende Sensoren haben. Und die eh möglichst selber bauen, weil ich Bastler und nicht Consumer bin. Und nicht von einem abhängig sein, der Ideen aus der Community nimmt und ggf. etwas weiter entwickelt und dann fast schon ein closed-source Produkt draus macht ("welche Beschichtung ich verwende, bleibt mein Geheimnis - eure Ideen funktionieren nicht"). Mit seinen paar Euro pro Platine wird der zwar nicht reich, aber irgendwie... > Aber Vorsicht, ich glaube der hat Alzheimer, vergisst ständig seinen > eigenen Namen und postet unter immer anderen Namen. Ich habe gestern diesen Thread vollständig gelesen und den im Raspi-Forum überflogen. Das Auftauchen von Gästen an allen möglichen Ecken ist schon eeeetwas strange ;) Schön wäre, wenn man ihm anhand einer IP oder eines Cookies die alberne Nutzung von Sockenpuppen nachweisen und danach jegliche Links auf seine Produkte aus den jeweiligen Themen tilgen könnte, aber dafür war er bisher wohl zu geschickt. Naja, stecken wir unsere Energie lieber in eigene Forschung und bessere Ergebnisse ;) Ich beschäftige mich seit mehreren Jahren immer wieder mit dem Thema, bisher immer nur bis zu einem Punkt, an dem ich gefrustet aufgegeben habe. Für die Ur-Schaltung mit dem 6-fach Schmitt-Trigger hatte ich mir vor Ewigkeiten Teile bestellt und sie auf Breadboard nicht zum Laufen bekommen. Wahrscheinlich war das Breadboard selbst das Problem oder ich war einfach zu blöd - damals hatte ich aber noch nichtmal begriffen, dass die drei anderen nicht mit den Sonden verbundenen Schmitt-Trigger gar keine Funktion haben und mich bei meiner Fehlersuche auch damit beschäftigt. Dann kein vernünftiges Mess-Equipment - das musste wohl schief gehen. Jedenfalls bin ich vor ein paar Wochen wieder drauf gestoßen (Blumengießen bei einer Freundin während deren längerer Asienreise), mich eingelesen und am Ende ein paar Platinen (Aisler) und Bauteile (Mouser) bestellt. Leider war ich da etwas zu schnell mit den Platinen, das Github-Projekt war in die Jahre gekommen und fast alle Bauteile aus der BOM nicht mehr zu kriegen :( Weil ich leider nur Halbwissen in dem Bereich und nicht begriffen habe, welche Parameter genau passen müssen, habe ich mir tierisch einen abgebrochen, bis ich überall Ersatz gefunden hatte. Naja, passiert. Mouser ist schon da, auf Aisler warte ich noch. Dann wird's spannend, ob ich 0603 gelötet kriege, Premiere für den zitternden Mann! Blöd: die Platinen sind 15cm lang und passen damit bei keinem Billo-Pool auf die Panels. Mal sehen, ob man das in zwei Hälften aufteilen kann. Gestern dann diesen Thread gefunden und beim Anfangspost sehr gefreut, dass es da weitere 2018er Entwicklungen mit mehreren Beteiligten gibt. Zum Ende des Threads hin hatte ich allerdings das Gefühl, dass die Ergebnisse nicht so zufriedenstellend waren, egal ob Frequenzzählung oder Entladezeitmessung. Habe ich das richtig verstanden, dass zu viele andere Faktoren neben der Bodenfeuchte rein spielen? Ich wollte meinen Sensor in einen Petling stecken und davon mehrere in unterschiedlichen Tiefen verbuddeln. Vielleicht noch vergießen, damit die Feuchtigkeit der Luft im Petling keine Rolle spielt. Aber wenn ich das richtig verstehe, misst der Sensor dann alles mögliche aber nur zum zu geringen Teil die Feuchtigkeit in der Erde? Dann waren meine Ideen und Bestellungen für die Katz. > Wochenlang passiert nix im Thread, aber wenn Wolfgang oder ich was > schreiben taucht Minuten später ein Gast auf und lenkt das Thema auf den > Ösi. Findest du das nicht auch komisch? Ja, definitiv. Auf den Herren war ich schon bei meinen Recherchen kurz vor der Bestellung gestoßen. Allerdings bin auch ich Gast hier bei MCN und habe nach seinen Sensoren gefragt. Oops! Wenn man eine Zusammenfassung dieses und des Raspi-Threads machen wollte, wäre eine (eben neutrale) Bewertung seiner Erfolge oder Behauptungen (je nachdem) schon interessant. Ich hab' schon so viel Scheiss bei AliExpress bestellt, es hat mich gestern schon gekribbelt, mir auch einen seiner Sensoren zu besorgen und mit all dem anderen Kram in einen Test zu werfen. Aber irgendwie ist Bodenfeuchte nur eine meiner vielen, vielen Baustellen und ob ich mich da so rein hängen will... Ich weiss nicht. Sorry für den Roman. Eine Frage an diejenigen unter euch, die sich besser mit Kondensatoren und länger mit diesem Thema beschäftigt haben, habe ich aber noch: Würdet ihr hier an diesem Punkt noch weiter testen und die Frequenz-Zähl- und die Analog-Komparator-Variante in Petlinge packen und ggf. vergießen und dann vergleichend testen? Der Christian
Karl K. schrieb: > Das mit dem Tensiometer und Druckwandler würde mich rein messtechnisch > mal interessieren aufzubauen. Was für Drücke sind denn zu erwarten, > sprich welcher Differenzdrucksensor wäre dafür geeignet? Und wie > wartungsaufwändig wird das, verstehe ich das richtig, dass im > Tensiometer immer Wasser stehen muss? Damit habe ich mich noch gar nicht beschäftigt. Klingt erstmal sehr aufwändig und ich wollte es eher wartungsfrei verbuddelbar...
Christian Günther schrieb: > Karl K. schrieb: > >> Das mit dem Tensiometer und Druckwandler würde mich rein messtechnisch >> mal interessieren aufzubauen. Was für Drücke sind denn zu erwarten, >> sprich welcher Differenzdrucksensor wäre dafür geeignet? Und wie >> wartungsaufwändig wird das, verstehe ich das richtig, dass im >> Tensiometer immer Wasser stehen muss? > > Damit habe ich mich noch gar nicht beschäftigt. Klingt erstmal sehr > aufwändig und ich wollte es eher wartungsfrei verbuddelbar... Ist eigentlich wartungsfrei. Ich hab hier ein paar selbstsaugende Tensiometer im Einsatz (der Unterdruck fördert direkt das Gießwasser) die tun schon jahrelang ihren Dienst ohne jeglichen Benutzereingriff (außer gelegentlich den Eimer mit dem Wasser aufzufüllen). Und aufwendig ist es auch nicht, die Konstruktion ist so bestechend simpel wie effektiv, es ist lediglich ein Röhrchen aus Ton oder anderer möglichst kleinporiger poröser Keramik, unten geschlossen und oben an ein Stück Schlauch angeschlossen. Das Rohr und der Schlauch werden mit Wasser gefüllt und das Rohr in die Erde gesteckt. Im Innern des Rohres entsteht ein Unterdruck den man am anderen Ende des Schlauches messen kann in der Größenordnung von vielleicht dreißig Zentimeter Wassersäule (klatschnass) bis hin zu mehreren Meter Wassersäule (staubtrocken). Also das saugt schon ordentlich! Wenn die Apparatur keine Luft zieht bleibt das Wasser drin bis zum Sankt-Nimmerleinstag und benötigt keine Wartung. Je trockener die Erde sein soll (je größer also der Unterdruck) desto kleiner müssen die Poren der Keramik sein (Stichwort "Blaspunkt") damit es keine Luft durch die Poren der Keramik hineinzieht! Die billigen Tonkegel die man im Handel nachgeworfen bekommt halten etwa 1m Wassersäule bevor sie Luft ziehen (ich hab den Übergang zwischen Plastikrohr und Tonkegel nochmal abdichten müssen, das ist ein Schwachpunkt bei den billigen Dingern, aber was will man auch groß verlangen bei 2 Euro das Stück, muß man halt etwas nacharbeiten um sie dicht zu bekommen). Bei kleinen Pflanzen in kleinen Töpfen kann man den Unterdruck direkt benutzen um Wasser aus einem etwas tiefer stehenden Vorratsbehälter durch die Keramik in die Erde hinsaugen zu lassen, dazu hängt man einfach den Schlauch in einen Wasserbehälter.
Christian Günther schrieb: > Vorweg: das ist ein ziemlicher Roman geworden, Muhahahaha, LOL!!! Ja, Roman, im Sinne von ausgedachter Geschichte. Bei Mouser einen 0815 IC kaufen, bei Aisler Platinen ordern, aber auf dem Steckbrett nicht einmal ein_ IC und _einen Widerstand richtig eingesteckt bekommen? Für wie blöd hältst du mich? Hoëcker, du bist raus.
Christian Günther schrieb: > Karl K. schrieb: > >> Das mit dem Tensiometer und Druckwandler würde mich rein messtechnisch >> mal interessieren aufzubauen. Was für Drücke sind denn zu erwarten, >> sprich welcher Differenzdrucksensor wäre dafür geeignet? Und wie >> wartungsaufwändig wird das, verstehe ich das richtig, dass im >> Tensiometer immer Wasser stehen muss? > > Damit habe ich mich noch gar nicht beschäftigt. Klingt erstmal sehr > aufwändig und ich wollte es eher wartungsfrei verbuddelbar... Das Tensiometer in meinem Messaufbau ist jetzt bei -410 mbar, die Erde ist schon sehr trocken, ca. 1,5L Wasser sind schon verdunstet. Erde nass wog 3,3kg. Ich behaupte also mal, dass für normale Pflanzen 0 bis - 500mbar ausreichen. Auf dem Tensiometer ist die Skala unter -500 auch gelb unterlegt. Ja, das Tensiometer muss komplett mit Wasser gefüllt und druckdicht sein. Das ist nicht so einfach hinzubekommen. Die Schwankungen (Temperaturabhängigkeit) in meiner Messung der Saugspannung kommen sicher von einem kleinen Bläschen Luft. Das stört aber auch nicht weiter, das Signal ist trotzdem brauchbar. Christian Günther schrieb: > Sorry für den Roman. Eine Frage an diejenigen unter euch, die sich > besser mit Kondensatoren und länger mit diesem Thema beschäftigt haben, > habe ich aber noch: Würdet ihr hier an diesem Punkt noch weiter testen > und die Frequenz-Zähl- und die Analog-Komparator-Variante in Petlinge > packen und ggf. vergießen und dann vergleichend testen? Vergleichend Testen ist immer eine gute Idee. Ich habe auch welche von den Ramser Sensoren und wollte die mittesten, habe das aber dann doch gelassen. Zum Graph im Anhang: - Wert Sensor 1 wird immer höher, sollte umgekehrt sein. - Wert Sensor 2 zeigt nach wie vor das sprunghafte Verhalten, sinkt aber gemittelt wieder langsam. - Wert Sensor 3 verändert sich kaum. Ich habe die Werte S3 mal mit ein paar Formeln so angepasst, dass man kleine Schwankungen besser sieht und eine grobe Temperaturkorrektur vorgenommen. Bis zum 12. 8. hat das erstaunlich gut (wenn auch noch nicht unbedingt brauchbar) mit der Gewichtsabnahme korreliert, dann ist irgendwas geschehen, und es passt nicht mehr so gut. Keine Ahnung, ob das nochmal was wird, ich lass weiterlaufen und mache jetzt ab und zu mal Wasser rein. Die Erde ist jetzt so trocken, dass Sensor 1 und 2 wackeln wie ein alter Zahn, also ist ein deutlicher Luftspalt zwischen Sensorfläche und Erde. Dass das nicht zu einem Einbruch der Werte bei 1 führt, verstehe ich auch nicht, denn Sensor 1 hat ja noch die alte Geometrie (schmale Unterbrechung zwischen den Kapazitätsflächen und einseitig nur 0,5 Epoxy drauf.
Karl K. schrieb: > Was für Drücke sind denn zu erwarten Der oben gemessene Unterdruck (in Metern Wassersäule) entspricht übrigens immer genau dem (gedachten) Grundwasserspiegel (in Metern unter der Oberfläche). Wenn Du einen 30cm hohen Topf hast und den so lange gießt bis das Wasser unten rauskommt und ihn dann abtropfen lässt wirst Du oben am Rohr 30cm Wassersäule Unterdruck messen. Wenn Du statt des Druckmessers nen transparenten Schlauch nimmst und dann U-förmig einmal nach unten (bis weit unter den Topf) und dann wieder ganz nach oben führst kannst Du beobachten wie der Wasserspiegel im Schlauch exakt dem Wasserspiegel im Topfuntersetzter entspricht bzw. dann beim Trocknen der Erde unter diesen absinkt, das wäre dann der gedachte Grundwasserspiegel unterhalb des Topfes der der momentanen Feuchtigkeit der Erde entspricht.
Wolfgang R. schrieb: > ass das nicht zu einem Einbruch der Werte bei 1 führt, verstehe ich > auch nicht, denn Sensor 1 hat ja noch die alte Geometrie ich vermute da ist noch ein Hauch von Feuchtigkeit auf der Sensorfläche. Wenn du den rausziehst, trocken wischt und wieder reinsteckst wird der Wert vermutlich einen Sprung nach unten machen.
Johannes S. schrieb: > Muhahahaha, LOL!!! Äh... > Ja, Roman, im Sinne von ausgedachter Geschichte. Ich fürchte, Dein Level an Paranoia hat da mal den Falschen getroffen. An der Geschichte ist genau gar nichts ausgedacht und ich kann die meisten Teile davon belegen. Aber was genau ist denn Deine Unterstellung? Dass ich der Österreicher bin? Das wäre irgendwie ziemlich unlogisch, da ich ja offensichtlich Informationen zusammen trage, um genau nicht bei ihm zu kaufen. Und auch örtlich weit gefehlt, ich sitze kurz vor der Nordsee. Sehr kurz. Dir könnte allein schon auffallen, dass ich einen komplett anderen Schreibstil als Dein Feindbild und seine vermeintlichen Sockenpuppen habe... > Bei Mouser einen 0815 IC kaufen, bei Aisler Platinen ordern, aber auf > dem Steckbrett nicht einmal ein_ IC und _einen Widerstand richtig > eingesteckt bekommen? Zusammengesteckt habe ich das natürlich bekommen. Aber es kamen meist gar keine und wenn, keine irgendwie sinnvollen Werte raus. Entweder hat das Teil nicht angefangen zu schwingen, das Breadboard macht die Funktion kaputt, der Arduino war zu langsam oder die Spannung zu gering. Ich habe da mehrere Nächte dran gesessen und dann aufgegeben - was ich nicht oft mache. Aber jetzt gibt's ja den neuen Anlauf. > Für wie blöd hältst du mich? Bisher gar nicht, weil ich Dein Anliegen im ersten Post und die Ideen klasse fand - aber langsam muss ich mir das wohl nochmal überlegen. Es nervt, mit Dir Diskussionen über meine Person zu führen, statt zum Thema. > Hoëcker, du bist raus. Ja, Switch fand ich auch sehr lustig. Aber mit dem Langeoog-Locher möchte ich ungern in einen Topf geworfen werden. Das ist echt lächerlich, aber schick mir 'ne Telefonnummer und ich rufe Dich an, vielleicht glaubst Du es dann. Der Österreicher wird wohl kaum sauberes Hochdeutsch sprechen.
Bernd K. schrieb: > Und aufwendig ist es auch nicht, die Konstruktion ist so bestechend > simpel wie effektiv, es ist lediglich ein Röhrchen aus Ton oder anderer > möglichst kleinporiger poröser Keramik, unten geschlossen und oben an > ein Stück Schlauch angeschlossen. Das Rohr und der Schlauch werden mit > Wasser gefüllt und das Rohr in die Erde gesteckt. Im Innern des Rohres > entsteht ein Unterdruck den man am anderen Ende des Schlauches messen > kann in der Größenordnung von vielleicht dreißig Zentimeter Wassersäule > (klatschnass) bis hin zu mehreren Meter Wassersäule (staubtrocken). Also > das saugt schon ordentlich! Okay, sorry, dann hatte ich den Tonröhrchen-Ansatz komplett falsch verstanden. Ich dachte, der Punkt da wäre, gar keine Elektronik einzusetzen und wie bei den Blumat-Dingern einen Schlauch zu zu pressen bzw. leicht zu öffnen, damit es tropft. Ich habe bei Aliexpress schon alles mögliche an Sensoren bestellt, aber Differenz/Unterdruck ist neu. Da finde ich bestimmt was! Oder hast Du einen Vorschlag? Oder tun es ein normaler "barometric pressure" innerhalb des Schlauches und ein zweiter draußen zum Vergleich?
Christian Günther schrieb: > Zusammengesteckt habe ich das natürlich bekommen. Aber es kamen meist > gar keine und wenn, keine irgendwie sinnvollen Werte raus. ich habe das in 5 min. zusammengesteckt, bzw. 15 min. weil ich keinen 74HC14 im DIL Gehäuse rumfliegen habe und den SMD auf einen Adapter gelötet habe. Geht auch auf Lochraster oder mit etwas Phantasie kann man die Teile sogar Freiluft verdrahten, wie gesagt, die Funktion macht das IC und ein R, da kann man nichts falsch machen wenn man bis 14 zählen kann. Man kommt komplett ohne die fertigen Platinen aus. Selbst den obligatorischen Abblock Kondensator habe ich weggelassen und die offenen IC Eingänge floaten vor sich hin. Das alles ändert nichts an der Funktion, da kann man nichts falsch machen. Das Teil schwingt mit 3V Batterien oder 5V Stromversorgung ohne Probleme, die Spannungsregelung mit dem schlecht dimensionierten Z-Dioden Regler ist sowieso für die Tonne, das hat der Ösi schon vor Jahren ignoriert. Mit der Folie ähnlich der bekannten Sensoren in Luft ca. 100 kHz und auf den Arm gedrückt mit 20 kHz. So einfach ist das. Das hat aber alles nix damit zu tun das der Sensor in Erde einfach nicht so funktioniert wie er soll. Das habe ich ja schon langatmig erklärt und die Messwerte von Wolfangs ähnlichen Experimenten und meinen zeigen gleiches Verhalten: nach dem Giessen steigen die Werte langsam aber stetig, bei mir gehen die dann irgendwann bei starker Sonneneinstrahlung runter. Aber nicht so das man jetzt einen schönen linearen Zusammenhang mit dem trocknen der Erde hätte. Christian Günther schrieb: > Schön wäre, wenn man ihm anhand > einer IP oder eines Cookies die alberne Nutzung von Sockenpuppen > nachweisen was sind Sockenpuppen? IP Adressen sind Schall und Rauch, jeder 10 jährige Scriptkiddie kann heute mit TOR und Co. seine IP verschleiern. Das schafft auch der Ösi. Christian Günther schrieb: > Das ist echt lächerlich, aber schick mir 'ne Telefonnummer und ich rufe > Dich an Melde dich erstmal an, dann kannst du mir auch eine PN schicken und du nennst mir eine Tel. Nr.
Frage: Eigenen sich das einlaminierte Cu auch als Füllstandsensor für Wassertanks, z.B. Wohnmobil?
Anka B. schrieb: > Frage: Eigenen sich das einlaminierte Cu auch als Füllstandsensor für > Wassertanks, z.B. Wohnmobil? im Prinzip ja, als Füllstandssensor funktioniert das. Wenn man den Sensor allerdings im Wasser betreibt und auf der Folie das Wasser langsam abtrocknet bildet sich eine Salz/Kalkkruste die sehr feuchtigkeitsempfindlich ist und den Messwert schnell in Richtung 'hoher Füllstand' treibt. Laminierfolie gibt es auch in A3, die Kupferfolie aus angegebener Quelle ist 4,5 m lang. Eventuell reicht es auch die Folie auf die Aussenseite des Tanks zu kleben, Versuch macht kluch.
Johannes S. schrieb: > ich habe das in 5 min. zusammengesteckt, bzw. 15 min. weil ich keinen > 74HC14 im DIL Gehäuse rumfliegen habe und den SMD auf einen Adapter > gelötet habe. Ich habe bisher nicht rausbekommen, was das Problem war, ich bin nur nach der zweiten schlaflosen Nacht irgendwann mal ins Bett gegangen und hab mich anderen Themen zugewendet. Kein Oszi, keine Ideen mehr, keine Chance. Ich hatte seitdem keine Pflanzen mehr in der Wohnung und damit auch keinen Bedarf für Bewässerungshilfe für Leute mit dem Braunen Daumen. Aber dann kam dieser Sommer, eine Freundin war einen Monat weg und ich habe alle Pflanzen (bis auf die Tomaten) ersäuft :/ Also neuer Anlauf. > Geht auch auf Lochraster oder mit etwas Phantasie kann man die Teile > sogar Freiluft verdrahten, wie gesagt, die Funktion macht das IC und ein > R, da kann man nichts falsch machen wenn man bis 14 zählen kann. Tja, entweder stimmt Deine Theorie nicht oder ich kann nicht bis 14 zählen. Aber ganz blöd bin ich nicht, ich habe schon ganz andere Sachen gebaut - hier bin ich trotzdem kläglich gescheitert. > Man > kommt komplett ohne die fertigen Platinen aus. Selbst den > obligatorischen Abblock Kondensator habe ich weggelassen und die offenen > IC Eingänge floaten vor sich hin. Das alles ändert nichts an der > Funktion, da kann man nichts falsch machen. Das Teil schwingt mit 3V > Batterien oder 5V Stromversorgung ohne Probleme, die Spannungsregelung > mit dem schlecht dimensionierten Z-Dioden Regler ist sowieso für die > Tonne, das hat der Ösi schon vor Jahren ignoriert. Mit der Folie ähnlich > der bekannten Sensoren in Luft ca. 100 kHz und auf den Arm gedrückt mit > 20 kHz. So einfach ist das. Ja, in der Theorie. > Das hat aber alles nix damit zu tun das der Sensor in Erde einfach nicht > so funktioniert wie er soll. Okay, jetzt kommen wir zum Punkt. Du hattest in einem anderen Thread geschrieben, dass das alles wunderbar funktioniert, so bin ich überhaupt erst hier her gekommen. Im Thread selbst hab ich von euren Problemen gelesen, die Simulationen gesehen... Am Ende war ich dann unschlüssig, ob ich da nicht auf dem Holzweg bin mit meinen Petlingen. >> Schön wäre, wenn man ihm anhand >> einer IP oder eines Cookies die alberne Nutzung von Sockenpuppen >> nachweisen > was sind Sockenpuppen? Andere Rollen, in die Leute schlüpfen, um Unsinn zu treiben oder zu manipulieren. So wie vermeintlich der Österreicher Elektronik-Verkäufer. > IP Adressen sind Schall und Rauch, jeder 10 > jährige Scriptkiddie kann heute mit TOR und Co. seine IP verschleiern. > Das schafft auch der Ösi. Davon gehe ich aus. Oft halten sich solche Heinis aber für zu schlau und man kriegt sie dann eben doch auf's Kreuz gelegt. >> Das ist echt lächerlich, aber schick mir 'ne Telefonnummer und ich rufe >> Dich an > Melde dich erstmal an, dann kannst du mir auch eine PN schicken und du > nennst mir eine Tel. Nr. Genau das wollte ich eigentlich nicht, aber gut. PN kommt gleich... Vielleicht hältst Du dann eine Entschuldigung für angebracht?
Wolfgang R. schrieb: > Ja, das Tensiometer muss komplett mit Wasser gefüllt und druckdicht > sein. Das heisst aber, elektronische Tensiometer muss man ab und zu nachfüllen. Denn die werden sich ja nicht von allein wieder füllen? Und die Drucksensoren müssen wasserfest sein. Bernd K. schrieb: > Ich hab hier ein paar selbstsaugende > Tensiometer im Einsatz (der Unterdruck fördert direkt das Gießwasser) Wie sieht es eigentlich bei den selbstsaugenden Tensiometern mit Verschmutzung aus? Kalk im Wasser? Du wirst ja nicht mit demineralisiertem Wasser gießen.
Christian G. schrieb: > enau das wollte ich eigentlich nicht, aber gut. PN kommt gleich... > > Vielleicht hältst Du dann eine Entschuldigung für angebracht? so, geklärt, Christian G. ist kein Ösi und hat auch echtes Interesse daran einfache und gute Sensoren zu finden.
Johannes S. schrieb: > so, geklärt Danke für das nette Gespräch! Wenn Du irgendwann mal Richtung Nordsee fährst... ;) >, Christian G. ist kein Ösi Ganz im Gegenteil, Fischkopp durch und durch ;) > und hat auch echtes Interesse > daran einfache und gute Sensoren zu finden. Ich werde von meinen Ergebnissen berichten, wenn alles da und getestet ist! Und wer weiss, vielleicht fällt mir auch noch was zu den Tensiometern ein.
Christian Günther schrieb: > Okay, sorry, dann hatte ich den Tonröhrchen-Ansatz komplett falsch > verstanden. Ich dachte, der Punkt da wäre, gar keine Elektronik > einzusetzen Ja, das geht auch. Aber weiter oben wurde die Forderung laut dieses Prinzip auch zur Messung oder Protokollierung zu verwenden, also müsste man so ein Blumat-Ding umbauen und einen Drucksensor dranbauen. Die erwähnten Blumat-Dinger mit der Schlauchklemme sind ebenfalls genial. Sie sind genauso aufgebaut (Tonkegel mit Wasser, nur oben statt Schlauch oder Druckmesser eine Membran die eine Schlauchquetsche bedient). Die sind ebenfalls wartungsfrei solange einem nicht das Gießwasser ausgeht und der Boden komplett austrocknet, dann steigt der Unterdruck im Innern so stark an daß es Luft in den Tonkegel zieht und das Wasser in die Erde. Dann muss man sie neu befüllen. Die andere Blumat-Variante (die man nochmal billiger auch vom freundlichen Chinesen bekommt) ist die selbstsaugende, die zieht durch den Unterdruck über einen Schlauch Wasser aus einem tiefer stehenden Vorratsbehälter direkt ins Innere des Kegels während die Erde durch den Ton hindurch Wasser aus dem Kegel zieht. Das reicht aber nur für kleine Pflanzen oder solche mit wenig Wasserbedarf. Die Schlauchklemm-Variante des besagten Tonkegels bewässert seit vielen Jahren zuverlässig und präzise vielerorts große und wertvolle und gleichermaßen durstige Kulturpflanzen in abgelegenen Pflanzungen auch bei wochenlanger Abwesenheit der jeweiligen menschlichen Gärtner stets zu deren vollster Zufriedenheit, so hört man aus guter Quelle. Und auch bei mir hat sie die Erdbeeren während des Urlaubs gut versorgt.
Mit Drucksensoren habe ich nocht nichts gemacht, wäre so ein MPXH6400 von Bereich und Auflösung geeignet? https://www.nxp.com/docs/en/data-sheet/MPXHZ6400A.pdf
Johannes S. schrieb: > Frag selber den Ösi, wenn der die verkauft und alle glücklich sind > macht > er doch alles richtig. > Aber Vorsicht, ich glaube der hat Alzheimer, vergisst ständig seinen > eigenen Namen und postet unter immer anderen Namen. > Wochenlang passiert nix im Thread, aber wenn Wolfgang oder ich was > schreiben taucht Minuten später ein Gast auf und lenkt das Thema auf den > Ösi. Findest du das nicht auch komisch? Sehr geehrter Herr S. Ich bedanke mich, dass ich immer in Ihren Gedanken vorkomme. Ob dass jetzt unter das Anti Stocking Gesetz fällt oder nicht liegt im Ermessen Anderer. Da wir gestern in unserem Ösi Land (Nicht zu verwechseln mit dem Özil Land) einen Feiertag hatten und unser Betrieb geschlossen war, konnten wir leider nicht an Ihrer Diskussion teilhaben. Wegen dem posten: Wird von Herrn S. ein Posting getätigt, wird sofort geantwortet. Aber auch immer von den selben Herren. Klingt komisch, ist aber so. Wir haben nur Anfangs auf die PU Beschichtung aufmerksam gemacht. Am 11.07.2018 12:23 habe wir das letzte Mal einen technischen Hinweis gegeben, der ignoriert wurde. Daher wird unsererseits hier nicht mehr gepostet. . Punkt . PS.: Selbst Zentris wurde aus dem Forum vergrault mit dem Vorwurf, ER wäre wieder ICH.
Johannes S. schrieb: > Mit Drucksensoren habe ich nocht nichts gemacht, wäre so ein MPXH6400 > von Bereich und Auflösung geeignet? Glaub ich nicht. Es müsste ein Differenzdrucksensor sein (außer, du packst den Sensor unter Wasser INS Tensiometer) der Unterdruck gegenüber Atmosphärendruck misst. Messbereich deltaP 0 bis 500hPa (50kPa) sollte ausreichen, siehe oben. An meinem Tensiometer ist ein "BD Sensor 26.600 G" verbaut (das ist aber mehr als der eigentliche Sensor: +Messumformer, Gehäuse, Stecker etc)
Fred R. schrieb: > Wird von Herrn S. ein Posting getätigt, wird sofort geantwortet. > Aber auch immer von den selben Herren. Nein, da waren auch andere. Ich habe auch nicht die Absicht jemanden zu vergraulen. Ich bin nur Forennutzer und fühle mich verarscht wenn Posts unter verschiedenen Namen erscheinen. Das ist zwar nach den Nutzungsbedingungen nicht erlaubt, wird aber durch das anonyme posten hier sehr leicht gemacht. Aber wenn Beiträge gelöscht werden glaube ich den Moderatoren eher als den Beschuldigten. > Selbst Zentris wurde aus dem Forum vergrault mit dem Vorwurf, > ER wäre wieder ICH. soweit ich weiss hat Zentris selber unter verschiedenen Namen gepostet. Das ist in dem Fall Schade da er auch seit Jahren an dem Thema arbeitet und viel getestet und veröffentlicht hat. > Da wir gestern in unserem Ösi Land (Nicht zu verwechseln mit dem Özil > Land) > einen Feiertag hatten und unser Betrieb geschlossen war, > konnten wir leider nicht an Ihrer Diskussion teilhaben. hat das Internet in Österreich an Feiertagen geschlossen? Özil Land kenne ich nicht, Ösi habe ich als Abkürzung benutzt weil mir immer 'Österreicher' zu schreiben zu lang ist. > Ob dass jetzt unter das Anti Stocking Gesetz Ich weiss nicht mal ob es ein Gesetz gegen Strümpfe gibt.
Wolfgang R. schrieb: > Glaub ich nicht. Es müsste ein Differenzdrucksensor sein ok, Danke. Diese Baustelle möchte ich erstmal nicht aufmachen. Vielleicht wenn es bei Ali etwas günstiges passendes gibt. So Tonkegel liegen hier im Geräteraum auch noch rum, die wurden aber schon ewig nicht mehr benutzt. Der kapazitive Sensor war bisher sehr einfach zu realisieren und passte an meine Funksensor Hardware. Ich hatte gedacht das die Sensoren abgehangene Technik wären und bisher nur die Dichtigkeit das Problem wäre, das ist aber wohl nicht so.
mal sone Frage am Rande: für steht eigentlich YACMS?
wenn ich groß bin schrieb: > mal sone Frage am Rande: für steht eigentlich YACMS? ich denke sowas wie yet another cap acitative moisture sensir ...
Denker schrieb: > wenn ich groß bin schrieb: >> mal sone Frage am Rande: für steht eigentlich YACMS? > > ich denke sowas wie yet another capacitative moisture sensor ...
Genau, im Threadtitel steht es schon übersetzt.
Schon wieder ein unsinnige sensor mehr. Keiner braucht sowas. Funktioniert mechanisch sicher besser!
Heute sind endlich meinen PCBs von Aisler gekommen und ich hab gleich los gelötet... Ich hätte das echt auf was Größeres als 0603 ändern sollen heul. Bitte nicht lachen, das war mein erstes SMD-Gelöt. Der Tiny ist mir ganz gut gelungen, der Rest eher nicht so. Die kleine Spitze an der SMD-Station scheint nicht genug Masse zu haben, die große Spitze an der andere Station ist halt einfach zu groß :( Dummer Weise konnte Mouser die Schottky-Dioden für D1 und D2 nicht liefern und ich kann nicht testen. 10 Wochen Lieferzeit :/ Das soll laut Plan eine https://www.mouser.de/ProductDetail/512-BAT54XV2 sein. Ich habe nicht so viel Ahnung von dem HF-Kram da hinten - kann mir einer sagen, durch was für ein Bauteil ich die ersetzen kann? Müssen die nur Typ Schottky sein und die Spannung abkönnen oder müssen die Sperrerholzeit oder sonstwas stimmen?
Mist. Es hätte wohl genug Alternativen gegeben und ich Trottel such' mir genau das EOL-Produkt raus :( https://www.mouser.de/Search/Refine.aspx?Keyword=BAT54XV2
Yahs schrieb: > Schon wieder ein unsinnige sensor mehr. > Keiner braucht sowas. > Funktioniert mechanisch sicher besser! Für die User, denen nicht sofort die Unsinnigkeit völlig klar ist: Hier wird hartnäckig die Entwicklung diverser Konzepte, den genauen Feuchtigkeitsgehalt / Erde meßtechnisch festzustellen, vorangetrieben. Es wurde bisher keinerlei Art, dies zu tun, ausgeschlossen. Dieser "Beitrag" soll wohl scherzhaft die Unsinnigkeit des Themas an sich herausstellen, nehme ich an. Lieber Spaßvogel: Sei Dir gewiß, es gibt genügend Leute, die nach Konzepten dieser Art auf der Suche sind. Hier werden von fleißigen Usern verschiedene Konstrukte getestet. Und die Testergebnisse bieten sie der Allgemeinheit an, ohne Gegenleistung. Also einige Leser (die aus welchen Gründen auch immer keine eigenen Versuche anstellen) freuen sich durchaus darüber - bitte stör nicht. Die Idee mit Kupferband außen am Tank klingt auch vielversprechend. Hätt ich Kupferband da, würd ich es selbst mal ausmessen - ich bin mir fast sicher, daß sich sowohl eine Füllstandsänderungs- als auch -grenz- anzeige realisieren ließe ... vielleicht sogar noch beides mit einer sehr einfachen Schaltung, indem man mindestens eines der parallelen Bänder (oder der "Bänderkämme"?) bei einer geringen Höhe enden läßt, so daß plötzlich gar kein Wasser mehr zwischen beiden vorhanden ist, wenn der Stand darunter fällt. Ich zumindest lese immer wieder mal gespannt 'rein hier - wer weiß, was entsteht, wenn sich einige Leutchen zusammentun...
blumi schrieb: > Hier werden von fleißigen Usern verschiedene Konstrukte getestet. Und > die Testergebnisse bieten sie der Allgemeinheit an, ohne Gegenleistung. > Also einige Leser (die aus welchen Gründen auch immer keine eigenen > Versuche anstellen) freuen sich durchaus darüber Japp, solche Leute gibt es. Hier ist einer, der auch nach Möglichkeiten sucht, das Gießen im Gewächshaus zu automatisieren sodass man bedarfsgerecht gießen kann. Mir fehlt aber für eigene Experimente schlicht die Zeit weshalb ich Freds wie diesen hier sehr gut finde.
Christian G. schrieb: > Heute sind endlich meinen PCBs von Aisler gekommen und ich hab gleich > los gelötet... Hallo Christian, so schlecht sieht das nicht aus. Gut das du hartnäckig geblieben bist bei meinen Anfeindungen, dein Tipp mit dem Chirp Sensor sieht nämlich sehr sehr gut aus!! Erst nochmal zur Diode: nimm so eine einfache BAT54, die ist unkritisch: https://www.reichelt.de/schottkydiode-200-ma-30-v-sod-323f-bat-54j-nxp-p219408.html?&trstct=pos_9 In dem Chirp Original https://github.com/Miceuz/PlantWateringAlarm/blob/master/schematics.png ist D1 eine Schutzdiode gegen falsch eingesetzte Batterie, die kann man auch weglassen, dann aufpassen das die Batterie richtig eingesetzt wird. D2 funktioniert als Gleichrichterdiode, da ginge auch eine 1N4148, die Schottky BAT54 hat nur etwas weniger Spannungsabfall, aber auch die würde zum ersten testen gehen. Und warum ich diesen Tipp so gut finde: da wird das umgesetzt was bei der Diskussion mit meinem Physikerkollegen raus kam, danach hatte ich eine ähnliche Skizze gemacht wie hier: https://wemakethings.net/2012/09/26/capacitance_measurement/ Damit wird die Dämpfung bei 1 MHz Frequenz gemessen. Nachdem was ich bisher gelesen hatte war ich bei deutlich höheren Frequenzen, ich wollte mit 100 MHz da ran gehen, hätte dann allerdings einen Störsender im UKW Bereich. Aber wenn der Effekt schon bei 1 MHz ausreichend gut ist, umso besser. Mein Funkmodul V1 hat keinen AD Wandler, aber die Platine für die V2 habe ich vor mir liegen und da kann ich dieses Messverfahren implementieren. Das ist für mich weniger Aufwand als ein Tensiometer zu bauen und ich verfolge diesen Weg weiter. M. K. schrieb: > weshalb ich Freds wie diesen hier sehr gut finde. Danke, ebenso finde ich deine SSD1306 Lib gut (obwohl ich im LPC824 genug Speicher für die Adafruit Lib habe :) ).
Johannes S. schrieb: > so schlecht sieht das nicht aus. Gut das du hartnäckig geblieben bist > bei meinen Anfeindungen, dein Tipp mit dem Chirp Sensor sieht nämlich > sehr sehr gut aus!! Na dann bin ich ja etwas beruhigt - ich ging davon aus, dass der Chirp nichts anders macht als die Versuche hier im Thread und hatte mich schon geärgert, für 3 von den (vermeintlich untauglichen) Platinen über 20 Euro ausgegeben zu haben plus den Mouser-Kram ;) Beim Chirp finde ich klasse, dass es den autark mit Knopfzelle, aber auch mit RS458 oder I2C gibt. Ich würde den aber auf unter 10cm (oder gar 5cm) bringen wollen, damit er in preiswerte PCB-Pools passt. Ich habe allerdings noch nicht ganz begriffen, ob man den mittleren Teil einfach weg lassen kann, oder ob der irgendwie wichtig ist - sieht ja schon aufregend aus mit den hundert Bohrungen ;) > Erst nochmal zur Diode: nimm so eine einfache BAT54, die ist unkritisch Okay, vielleicht fahre ich heute noch bei Reichelt vorbei und hole die raus - bin ja nu etwas ungeduldig. Leider haben die Freitags nur bis 15:30 geöffnet und ich sollte jetzt erstmal etwas schlafen ;) Hab die ganze Nacht durch gelötet (parallel sind auch meine ersten ESP8266-Breakouts angekommen), eine Federkontakt-Programmier-Adapter-Kiste gelasert, neue Platinen gezeichnet und Aliexpress-Lieferungen sortiert. Dafür verschlafe ich dann wohl meinen freien Tag... > In dem Chirp Original > https://github.com/Miceuz/PlantWateringAlarm/blob/... > ist D1 eine Schutzdiode gegen falsch eingesetzte Batterie, die kann man > auch weglassen, dann aufpassen das die Batterie richtig eingesetzt wird. > D2 funktioniert als Gleichrichterdiode, da ginge auch eine 1N4148, die > Schottky BAT54 hat nur etwas weniger Spannungsabfall, aber auch die > würde zum ersten testen gehen. Okay, dann habe ich das Schema definitiv nicht begriffen ;) https://github.com/Miceuz/i2c-moisture-sensor/blob/master/i2c-moist-sensor-schematics.pdf Da hatte ich rein interpretiert, dass beide Dioden irgendwie an den Sensorflächen hängen. Aber das gucke ich mir dann nochmal in Ruhe an. Helligkeit mit 'ner LED zu messen ist auch spannend - das hat mich auch etwas verwirrt ;) > Und warum ich diesen Tipp so gut finde: da wird das umgesetzt was bei > der Diskussion mit meinem Physikerkollegen raus kam, danach hatte ich > eine ähnliche Skizze gemacht wie hier: > https://wemakethings.net/2012/09/26/capacitance_measurement/ > Damit wird die Dämpfung bei 1 MHz Frequenz gemessen. Nachdem was ich > bisher gelesen hatte war ich bei deutlich höheren Frequenzen, ich wollte > mit 100 MHz da ran gehen, hätte dann allerdings einen Störsender im UKW > Bereich. Aber wenn der Effekt schon bei 1 MHz ausreichend gut ist, umso > besser. Ich bin gespannt! > Mein Funkmodul V1 hat keinen AD Wandler, aber die Platine für die V2 > habe ich vor mir liegen und da kann ich dieses Messverfahren > implementieren. Das ist für mich weniger Aufwand als ein Tensiometer zu > bauen und ich verfolge diesen Weg weiter. Sehe ich genauso und wir testen dann ja mit mindestens zwei Leuten dran rum. Das gibt mir etwas Sicherheit, weil ich da ja doch eher stümperhaft ran gehe ;)
Christian G. schrieb: > Da hatte ich rein interpretiert, dass beide Dioden irgendwie an den > Sensorflächen hängen. ich hatte in die ältere Version 'PlantWateringAlarm' reingesehen, bei der I2C und der neueren RS495 Version ist das tatsächlich anders. D1/D2 sind da beide für die Gleichrichtung der Messspannung zuständig, D1 kann da also nicht weggelassen werden. Und wenn man Reichelt in der Nähe hat ist das doch ein Träumchen :) und noch einer der mit 75 MHz rangeht: https://www.youtube.com/watch?v=FkCWhsaiFAw
Kurzes Update: ich war nicht mehr zu Reichelt gefahren und hatte dann keine Zeit - inzwischen ist die Nachlieferung von Mouser angekommen und ich habe am Wochenende die fehlenden Dioden bestückt und es nur extrem schön hinbekommen :/ Ich bin ziemlich gefrustet ob meiner Lötkünste. Es wird Zeit für einen Reflow-Ofen... Ich werde die Tage mal den Mikrocontroller flashen und bin dann seeeehr gespannt, was passiert - vor Allem mal, ob's überhaupt läuft. Und, falls ja, ob es auch im Petling (die sind ebenfalls angekommen) noch mehr als nur den Petling misst ;) Gibt's bei euch Neuigkeiten?
Ich bin noch nicht viel weiter gekommen. Habe eine Platine mit dem Analogteil des Chirp Sensors gemalt aber noch nicht geätzt. Die möchte ich dann mit meinem Funksensor testen. Aber am WE hat sich die SDC in meinem RPi für das Datenlogging verabschiedet und ich wollte den erstmal wieder zum Laufen bekommen. Das ging zum Glück sehr schmerzfrei weil sich die Karte nur auf ReadOnly gesetzt hatte und noch auf eine andere übertragen werden konnte. Den Analogteil vom Chirp hatte ich auch in LTSpice simuliert, das sieht brauchbar aus. Eine Änderung von 100 pF macht etwas über 1000 mV, ist also gut mit hoher Auflösung auswertbar. > Ich bin ziemlich gefrustet ob meiner Lötkünste. Es > wird Zeit für einen Reflow-Ofen... das braucht halt ein bisschen Übung. Vorher nicht zu viel Kaffee trinken und mit zusätzlichem Fluxmittel arbeiten, zB Edsyn-FL22, dann zieht es keine Nasen. Meine neuen Sensorplatinen wollte ich aber auch im Pizzaofen löten, habe da 0402 Teile draufgepackt. Aber die Steuerung vom Pizzaofen ist noch auf dem Steckbrett und der Kontakt vom Temperatursensor ist wackelig, nix gut... Ein schönes STM32F407 Board mit Display läuft hier schon lange zur Probe, muss nur noch die Ofenhardware dran und ein bisschen Software rein. So geht die Zeit ins Land. Aber die Pflanzenzeit im Garten geht ja gerade zu Ende, da habe ich noch den Winter bis zur nächsten Saison :)
Johannes S. schrieb: > Aber die Pflanzenzeit im Garten geht ja gerade zu Ende, da habe ich noch > den Winter bis zur nächsten Saison :) So isses, leider. Ich messe lustig weiter mit meinem Trockentopf, mache demnächst mal wieder einen Graph, aber ich erwarte nicht allzuviel positives. zum Chirp: mir gefällt nicht, dass der keinen externen Oszilator und keinen Temperaturmesser drauf hat. Oder hab ich nicht das aktuelle Layout? Da wird es schwierig werden, die Temperaturkompensation hinzubekommen. Bei meiner Sensoren ist ein Temperaturverlauf erkennbar. Da der PT1000 oberhalb der Erde verbaut ist, die Erde sich aber stark zeitverzögert erwärmt, sind die Temperaturmesswerte für eine Kompensation nicht brauchbar. Am Besten wäre es gewesen, den PT1000 mittig Sensor anzuordnen. Wenn man den Tiny mit internem Takt betreibt, bäuchte man am besten 2 Messpunkte für die Temperatur, enmal Erde einmal Tiny. Ich bin seit 2 Wochen in eine andere Richtung unterwegs, unternehme gerade Versuche mit Messung der Feuchte anhand Transmissionsverlust im Mikrowellenbereich. Das klingt anspruchsvoll, meine Idee ist aber eigentlich voll für Dummies: mit 2 esp8266-Modulen eine Punkt zu Punktverbindung WLAN aufbauen und die RSSI auswerten. Zu Bild 1-3: ca. 15dB Dämpfung bei Wasserbefüllung Glas. Zu Bild 4: Ich habe definitiv Wissensmangel im HF-Bereich. Meine größte Sorge bei der Leiterplattengestaltung ist, dass ich nicht weiss, wie ich die Leiterplatte dicht für 2,4GHz bekomme. Im markierten bereich darf nichts von rechts nach links kommen. Thema Schlitzstrahler... Schirmung und oder Resonanzdichtung... Tiefpassfilter auf die Leitungen, die den Bereich passieren... Fragen über Fragen - aber spannend.
Wolfgang R. schrieb: > um Chirp: > mir gefällt nicht, dass der keinen externen Oszilator und keinen > Temperaturmesser drauf hat. die RS485 Version hat einen Thermistor drauf, da sind ja mehrere Versionen und da auch noch verschiedene Entwicklungsstände in zip files. Auch eine BLE Version mit LED zur Lichtmessung, es würde mich nicht wundern wenn das Xiaomi Design auf den Sachen von Albertas basiert. Die ESP Idee hört sich gut an, HF ist für mich aber auch ein Buch mit sieben Siegeln. So HF Teile kommen ja oft mit erstaunlich wenigen Bauteilen aus, aber Materialien und Fertigung ist dann nicht mehr einfach. Wenn die Frequenz in der Nähe von Wasserabsorptionsbanden ist sollte das auch gut gehen, deshalb war ich erst skeptisch ob das mit ein paar MHz wie beim Chirp etwas bringt. Der Albertas verwendet einen Tiny der seinen Clock auf einen Ausgang mappen kann und müsste da bei 16 MHz liegen (nach dem Schaltplan der RS485 Version). Bei meinem LPC geht das auch und mit höheren Frequenzen, nur der IO Pin muss die Last aushalten.
Es gibt ha noch ein Meßprinzip das bisher in diesem Thread noch nicht erwähnt wurde, nämlich das welches auch der menschliche Finger verwendet wenn er in die Erde gesteckt wird um festzustellen ob sie sich feucht "anfühlt". Ich krame mal einen alten Thread von mir raus wo ich mal zum Spaß versuchte solch einen elektroinischen "Finger" zu bauen, mit den wenigst-möglichen Bauteilen überhaupt, in diesem Falle nur einem einzigen Transistor als Sensor, jedoch dieses mangels Zeit nicht weiterverfolgte obwohl es prinzipiell reagierte wie erwartet: Beitrag "[Bodenfeuchte] Bipolartransistor als Sensor für Wärmeleitfähigkeit" Dort benutze ich die Kollektor-Emitter-Strecke um den Transistor abwechselnd aufzuheizen und dann wieder abkühlen zu lassen und messe gleichzeitig(!) die Spannung über die Basis-Emitter-Strecke um zu sehen ob ich am zeitlichen Temperaturverlauf unmittelbar nach dem Ein- oder Ausschalten irgendwie ablesen kann wie hoch der Wärmewiderstand zur Umgebung ist. In dem Screenshot sieht man wie der Unterschied Luft-Wasser größer ist als der Unterschied kaltes/heißes Wasser (gelbe Linie unten ist die Höhe des "Temperatur-Überschwingers", bei Wasser ist der nicht so groß und sie stabilisiert sich viel schneller. Die Auswertung ist ziemlich suboptimal und ich hab dann auch nicht mehr weiter gemacht, vielleicht sollte man die erste Ableitung der Temperaturänderung unmittelbar nach dem ein- und/oder ausschalten nehmen oder versuchen die Zeitkonstante zu messen oder auch den mechanischen Aufbau verbessern und einen Transistor mit Kühlblech verwenden.
Die kalorimetrische Messung ist in dem anfangs verlinkten Raspberry Forum auch diskutiert und angefangen worden. Für Durchflussmessungen wird das ja gerne so gemacht, aber für die Bodenfeuchte hat das da auch keiner brauchbar hinbekommen. Hier auf dem Balkon mit viel Sonne wurde die Erde über 35°C warm, ich stelle mir das kalibrieren und kompensieren da schwierig vor.
Johannes S. schrieb: >> Ich bin ziemlich gefrustet ob meiner Lötkünste. Es >> wird Zeit für einen Reflow-Ofen... > das braucht halt ein bisschen Übung. Vorher nicht zu viel > Kaffee trinken Ich trinke keinen Kaffee - aber Club-Mate, die wirkt wohl genauso ;) > und mit zusätzlichem Fluxmittel arbeiten, zB Edsyn-FL22, dann zieht > es keine Nasen. Das bestelle ich nächstes Mal mit. Mein Hauptproblem ist aber wohl wieder mal unzureichendes Werkzeug. Meine kleinen Spitzen übertragen zu wenig Wärme und die nächstgrößeren sind schon so viel zu groß, dass ich nicht mehr zwischen die Bauteile komme. Und ich hab in Kicad nicht aufgepasst und nicht die größeren "handsolder" Pads genommen, das war blöd. Und eine richtig gut geeignete Pinzette habe ich auch (noch) nicht... > Meine neuen Sensorplatinen wollte ich aber auch im > Pizzaofen löten, habe da 0402 Teile draufgepackt. 0402 ist krass - damit warte ich bis zur Fertigstellung der Pick&Place-Maschine im Space ;) > Aber die Steuerung vom Pizzaofen ist noch auf dem Steckbrett und > der Kontakt vom Temperatursensor ist wackelig, nix gut... Ein > schönes STM32F407 Board mit Display läuft hier schon lange zur > Probe, muss nur noch die Ofenhardware dran und ein bisschen Software > rein. So geht die Zeit ins Land. Hier genauso. Aber da arbeiten andere Leute dran, da brauche ich nur Geduld. Die haben sich inzwischen aber gegen den Pizza-Ofen-Mod für einen Reflow-Ofen aus China entschieden. Jetzt liegt aber erstmal alle Aufmerksamkeit auf einem REM. Ja, Rasterelektronenmikroskop. Haben die tatsächlich gekauft ;) Wolfgang R. schrieb: > Ich bin seit 2 Wochen in eine andere Richtung unterwegs, unternehme > gerade Versuche mit Messung der Feuchte anhand Transmissionsverlust im > Mikrowellenbereich. > Das klingt anspruchsvoll, meine Idee ist aber eigentlich voll für > Dummies: > mit 2 esp8266-Modulen eine Punkt zu Punktverbindung WLAN aufbauen und > die RSSI auswerten. Geil! Das gefällt mir! Vielleicht verfrachte ich auch mal zwei ESPs in meine Petlinge ;) > Ich habe definitiv Wissensmangel im HF-Bereich. Das kenne ich ;)
Christian G. schrieb: >>> Ich bin ziemlich gefrustet ob meiner Lötkünste. Es >>> wird Zeit für einen Reflow-Ofen... Christian G. schrieb: > 0402 ist krass - damit warte ich bis zur Fertigstellung der > Pick&Place-Maschine im Space ;) Ich hatte anfänglich auch Respekt vor der smd-Löterei, und schlechte Ergebnisse zu Hauf, bis ich alles anders gemacht habe als die, auch in diesem Forum weit verbreiteten, Ratschläge, wie man smd zu Löten "habe", empfehlen. Inzwischen bin ich Fan von smd, spart Platz und am allerbesten kann man, soweit die Komlexizität der Schaltung es erlaubt, auf nervige Bohrungen und Vias verzichten. Für meine kleinen Prototypen ist das ein schlagendes Argument. (Reflow ist für kleine Bauteilmengen "krass", denke ich.) Also hier meine Vorgehensweise kein Ratschlag (meine Platinen sind selber geätzt und haben keinen Stopplack [mit Stopplack ist alles wesentich einfacher], sondern den Bungard Lötlack, eine Kombi aus Korrosionsschutz und Flussmittel): - Sehilfe vom Discounter 3,5; - 1 Bier (nicht vom Discounter); - Fixieung des Bauteils mit Brett-Nagel-Beschwerung-Konstruktion, alle Hände frei; - Lötspitze so spitz wie möglich (entgegen allen Ratschlägen), Kolben auf volle Leistung; - mit Lötspitze Pad erwärmen (Bauteilberührung ausschließen), bis zugeführtes Lot schmilzt und Bauteil mit Pad verbindet. Bis 0603 hat das super geklappt, ich bin gespannt, ob ich den 328p im QFP032 auch so gelötet bekomme. Unsere Hände sind unglaubliche Präzisionswerkzeuge, man darf nur deren Fähigkeiten nicht kastrieren. Versuch mal eine ordentliche Handschrift und nimm den Stift so weit hinten wie deinen Lötkolben, dann mach noch ein sperriges Kabel hinten an den Stift, das liefert belustigende Ergebnisse. Im Ernst, ich hätte gerne einen Lötkolben, den ich so weit vorn wie möglich anfassen kann, gibts sowas?
Wolfgang R. schrieb: > Lötspitze 0402 löte ich nur noch mit Heißluft, Lotpaste, Pinzette, Brillenlupe oder Mikroskop. Ist mit etwas Übung ein Kinderspiel. Ich versuch erst gar nicht mehr mit dem Lötkolben zwischen den zierlichen Bauteilen herumzustochern.
Ja, mit Heißluft und Lötpaste ist das angenehmer. Bei mehren Platinen/Teilen geht es mit dem Ofen schneller und sauberer. Und eine gute Pinzette ist wichtig, die EP120 ist mein Liebling: https://m.reichelt.com/de/en/smd-tweezers-approx-120-mm-curved-tip-ep-120-p40412.html?&trstct=pos_10
Wolfgang R. schrieb: > Ich hatte anfänglich auch Respekt vor der smd-Löterei, und schlechte > Ergebnisse zu Hauf, bis ich alles anders gemacht habe als die, auch in > diesem Forum weit verbreiteten, Ratschläge, wie man smd zu Löten "habe", > empfehlen. Hmm. Ich hatte immer mal das eine oder andere Teil repariert und da schon SMD stümperhaft hinbekommen. Für meine ersten eigenen Platinen hatte ich dann reichlich Lektüre gefuttert (insbesondere die Anleitung hier auf MCN) und irgendwie war es dann am Ende schwieriger und schlechter statt besser. Vielleicht probiere ich mal ein paar Tipps von Deiner Methode zu integrieren ;) > - Fixieung des Bauteils mit Brett-Nagel-Beschwerung-Konstruktion, alle > Hände frei; Hast Du davon mal ein Foto? Könnte Inspiration für einen Nachbau sein ;) > Im Ernst, ich hätte gerne einen Lötkolben, den ich so weit vorn wie > möglich anfassen kann, gibts sowas? Ja, das wäre echt mal was! Nur wo dann hin mit der Abwärme, die nicht im Bauteil landet?
Das was mir auffällt : Es wird jeder Blödsinn ausprobiert, aber SMD ist böse. Gehts euch noch gut? Was soll das mit der geführten Mikrowelle werden?
Reader schrieb: > Das was mir auffällt : ...trägt hier wirklich ungemein zum Thema bei. Wir sind auch etwas abgeschweift, aber so tolle Beiträge haben wir trotzdem nicht hinbekommen. > Es wird jeder Blödsinn ausprobiert, aber SMD ist böse. Ob wir Blödsinn ausprobieren oder neues Wissen schaffen (TM), wird sich zeigen (und liegt auch etwas im Auge des Betrachters). Aber das SMD böse ist, hab ich nicht geschrieben und auch von keinem anderen gelesen. Es ist halt schwierig, na und? Wird schon. Wenn nicht mit Übung, dann mit Hilfsmitteln. > Gehts euch noch gut? Ziemlich, danke der Nachfrage! > Was soll das mit der geführten Mikrowelle werden? Lesen bildet.
Für was sind die Dioden wirklich da? Funktion der Schaltung?
What schrieb: > Für was sind die Dioden wirklich da? > Funktion der Schaltung? ich nehme an du meinst den Chirp Sensor? https://github.com/Miceuz/rs485-moist-sensor/blob/master/rs485-moist-sensor.pdf Der 1nF Kondensator wird mit dem hochfrequenten Takt geladen, die Diode verhindert das er wieder entladen wird wenn das Signal EXCITATION den Pegel wechselt. Die Sensorflächen wirken als Kondensator und bilden einen Widerstand für das HF Signal gegen Masse. Im Anhang die LTSpice Simu, mit 20 MHz Signal und Sensor 30/130pF, ergibt etwa 0,5 V Signaländerung (diff. zwischen Hi/Low). Bei 10 MHz ist die Differenz grösser.
Aber für was ist Sensor High und Sensor Low da? Reicht das nicht einmalig? Kann das wer für DAUs erklären?
mit Hi/Lo ist der Lade- und der Entladevorgang drin, durch die Differenz bekommt man einen grösseren Signalhub. Ich bin auch nicht der Analogprofi und habe das deshalb erstmal in der Simulation nachgebaut. Der Autor hatte da auch experimentiert und der low Zweig ist erst später dazugekommen, hier ist der ältere Ansatz: https://wemakethings.net/2012/09/26/capacitance_measurement/
Danke für die schnelle Antwort. Bin im Moment mit den Ösi Sensoren beglückt. Werde mal schauen, was bei euch hier raus kommt. Dann werde ich auch in Serienfertigung gehen :-)
Christian G. schrieb: >> - Fixieung des Bauteils mit Brett-Nagel-Beschwerung-Konstruktion, alle >> Hände frei; > > Hast Du davon mal ein Foto? Könnte Inspiration für einen Nachbau sein ;) Das Brettchen ist ca. 200x40mm, der kleine Nagel ist in eine Bohrung eingeklebt. (Beschwerung Mutter M30 war halt gerade rumgelegen und hat sich gut bewährt, das ist aber das unwichtigste Detail) Die Leiterplatte im Bild ist KEINE von mir, sondern eine von Ramser, ist mir nur fürs Foto machen in die Hände gefallen (hoffentlich bekommt jetzt Johannes nicht wieder Paranoia...).
die Konstruktion erinnert mich an den SMD-Halter der in der make vorgestellt wurde, mit einem Federstahldraht auf einem Holzbrett: https://shop.heise.de/katalog/smd-halter Wollte ich auch mal nachbauen, sieht praktisch aus. > Die Leiterplatte im Bild ist KEINE von mir, sondern eine von Ramser, ist > mir nur fürs Foto machen in die Hände gefallen (hoffentlich bekommt > jetzt Johannes nicht wieder Paranoia...). Aber nicht doch, mit deinen Beiträgen hast du ja hier auch viel Input geliefert. Der Ramser Fred hat heute morgen im Raspberry Forum verkündet die Funktion der Xiaomis herausgefunden zu haben...
Johannes S. schrieb: > Der Ramser Fred hat heute morgen im Raspberry Forum verkündet die > Funktion der Xiaomis herausgefunden zu haben... ...und für sich zu behalten - oder rate ich da falsch? ;) Das mit der Paranoia kann ich inzwischen übrigens sehr gut nachvollziehen... Wolfgang R. schrieb: >> Hast Du davon mal ein Foto? Könnte Inspiration für einen Nachbau sein ;) > Das Brettchen ist ca. 200x40mm, der kleine Nagel ist in eine Bohrung > eingeklebt. Super, thx! Mal gucken, was ich da draus ausbrüte! Irgendwie hoffe ich ja noch, dass die Pick&Place der anderen im Space bald fertig ist und ich um eigenes SMD-Gelöt herum komme - aber für Einzelstücke ist die Maschine wahrscheinlich ja eh nicht geeignet :/
Wolfgang R. schrieb: > Ich messe lustig weiter mit meinem Trockentopf, mache demnächst mal > wieder einen Graph, aber ich erwarte nicht allzuviel positives. Hier nun der versprochene Graph. Es sind die Verläufe der letzten 20 Tage enthalten. Die Messung ist in dieser Zusammenstellung der Sensoren jetzt erstmal beendet. - Sensor 1 misst Mist, ich vermute einen Defekt. - Sensor 3 misst gar nichts, wahrscheinlich ist die Kapilarwirkung der Keramik so groß, dass die Feuchte darin gleich bleibt, also eine Sackgasse. - Sensor 2 (der hellblaue) hat sich gemausert, über den längeren Verlauf scheint das Signal brauchbar, der Verlauf zeigt nach den Gießaktionen einen Sprung nach oben und folgend mehr oder weniger kontinuierliches Sinken. Für eine Temperaturkompensation gegen die negativen Einbrüche bei Besonnung muss der Thermowiderstand aber im Bereich Erdreich sein (hatte ich schonmal geschrieben). Für den nächsten Test werde ich das machen. Der MW-Sensor ist fast fertig (es fehlt noch ein Filter-Ferrit) und die Codes in den 3 Kernen funktionieren. Ich bin allerdings nur mittelmäßig begeistert. Das Ding ist viel zu groß und viel zu viele Bauteile. Die Empfangssignalstärke ist mit -80 in Luft jetzt schon miserabel, wenn man bedenkt, dass die beiden ESP-12 gerade mal 15cm voneinander entfernt sind. Nach diversen Trocken-Versuchen mit dem neuen Sensor zeigt sich ein nicht vorhersehbares Verhalten die Signalstärke betreffend, habe verschiedene Schirmungen, Materialien, Orientierung zueinender (mit einem 3. ES-12) ausprobiert, die Veränderung ist immer anders, als man denkt. Egal, der Sensor ist erstmal da und wenn er fertig versiegelt ist, kommt er in die Erde. (Die Einkapselung der Antennen mit Epoxyd wird sich nochmal negativ auf die Antenneneigenschaften auswirken). Nach weiterer Lektüre bin ich auch inzwischen der Meinung, dass ein guter Aufbau mit einer einseitigen Leiterplatte nicht zu machen ist, zweiseitig schließe ich aber wegen der Korrosionsthematik aus. Verbesserung ist eventuell mit ESP-7s Modulen möglich, die haben keine eingebaute Antenne, Diese könnte dann mit einem einfachen λ/4 Stab realisiert werden, und der Rest der ganzen Schaltung sitzt innerhalb einer Schirmung. Alles zusammen dann in ein Reagenzglas, Antenne unten, die Schirmung oberhalb der Antenne liegt innen dicht an der Wandung. Dann oben versiegeln (mit Leitungsdurchführung). Nur so Gedanken, falls das Teil nicht funktioniert. Das Löten hat übrigens auch beim Atmega mit seinen 0,8mm Beinchenabstand mit meiner Methode gut geklappt. Bei der Leiterplatte musste ich da allerdings vorher nacharbeiten, die Pads waren zu eng und nicht sauber freigeätzt.
Welches Mess Prinzip? Warum sind da 2 ESP drauf?
Wolfgang R. schrieb: > Ich bin seit 2 Wochen in eine andere Richtung unterwegs, unternehme > gerade Versuche mit Messung der Feuchte anhand Transmissionsverlust im > Mikrowellenbereich. > Das klingt anspruchsvoll, meine Idee ist aber eigentlich voll für > Dummies: > mit 2 esp8266-Modulen eine Punkt zu Punktverbindung WLAN aufbauen und > die RSSI auswerten. Anders als ursprünglich wird keine Verbindung aufgebaut. Der eine ESP scannt nur und gibt die RSSI aus.
Nicht böse sein, aber da könnte man ja einen Fm Baustein doch auch verwenden, oder?
Budget schrieb: > Das geht wirklich? Mal sehen... Ich werde ihn mit dem schon bestehenden Aufbau testen und darüber berichten. "Fm Baustein" meint was im Bereich UKW? Antwort ist nein, die Dämpfung ist bei den niedrigen Frequenzen zu gering. 2,4 GHz (wifi wie Haushaltsmikrowelle) ist auch noch nicht optimal, aber erschwinglich und code ist leicht verfügbar. 5 GHz wär noch besser, aber da sind die Module schon rar und ab ca. 60EUR zu haben. Librarys Arduino Fehlanzeige. In der Gegend um 10 GHz ist die Absorption durch Wasser am grössten, aber da führt für mich als Bastler kein Weg hin. Von der Legalität mal ganz abgesehen. Wobei... Es gibt Radarmodule, gedacht als Bewegungsmelder, die könnte man ggf umbauen, nur (noch) so ne Idee.
Nach fast einem Jahr versuch das Thema Bodenfeuchtigkeit Sensor mal wieder zum Leben zu erwecken. Hierbei würde mich folgendes interessieren: 1)Gibt es weitere Erkenntnisse zu den laminierten Sensoren? Ich finde die Idee um erstmal schnell Sensoren zubauen sehr gut. 2)Warum dir nur eine Seite vom PCB für die Sensorfläche genutzt? Sind die Feldlinien innerhalb der Leiterplatte deutlich stärker obwohl auf der Außenseite ein größeres e_r herrscht? 3)Welches Material soll man jetzt verwenden für den Schutz des Sensors? 4)Welches Messverfahren hat jetzt die besten Ergebnisse erzielt? 5)Hierbei würde mich mal die Vor- und die Nachteile der einzelnen Verfahren interessieren in Bezug auf: Störsicherheit, Genauigkeit, Messdynamik, Energie- /Spannungsversorgung, … Ich weiß, dass es ziemlich viele Frage auf einmal sind und mag mich deshalb schon mal im Voraus bedanken falls jemand die Zeit nimmt sie zu beantworten. Gruß Ben
Bitte melde dich an um einen Beitrag zu schreiben. Anmeldung ist kostenlos und dauert nur eine Minute.
Bestehender Account
Schon ein Account bei Google/GoogleMail? Keine Anmeldung erforderlich!
Mit Google-Account einloggen
Mit Google-Account einloggen
Noch kein Account? Hier anmelden.



















































